Azure / Insights / Containers / Networking / Flow Logs - Analytics Tier

Container network flow logs dashboard for monitoring network traffic, connections, and policies in Kubernetes clusters. For use with Analytics Tier logs. Requires Advanced Container Networking Services (ACNS) to be enabled for flow log collection.

Azure / Insights / Containers / Networking / Flow Logs - Analytics Tier screenshot 1
Azure / Insights / Containers / Networking / Flow Logs - Analytics Tier screenshot 2
Azure / Insights / Containers / Networking / Flow Logs - Analytics Tier screenshot 3
Azure / Insights / Containers / Networking / Flow Logs - Analytics Tier screenshot 4
Azure / Insights / Containers / Networking / Flow Logs - Analytics Tier screenshot 5

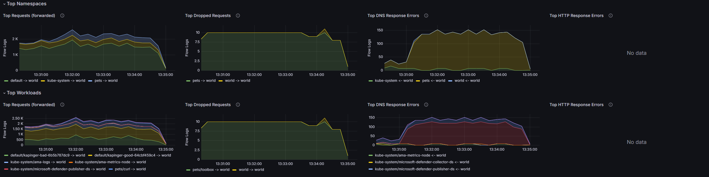
This dashboard provides visualizations into which Kubernetes workloads are sending/receiving communications from outside a Kubernetes cluster, including network requests, responses, drops, and errors.

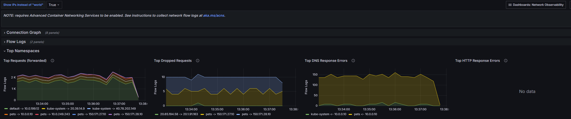
NOTE: requires Advanced Container Networking Services to be enabled. Additionally, users must configure collection of network flow logs. See aka.ms/acns for more info.

The service graph displays the cluster's network topology, surfacing drops and errors. A view for raw flow logs provides detailed info and timestamps.

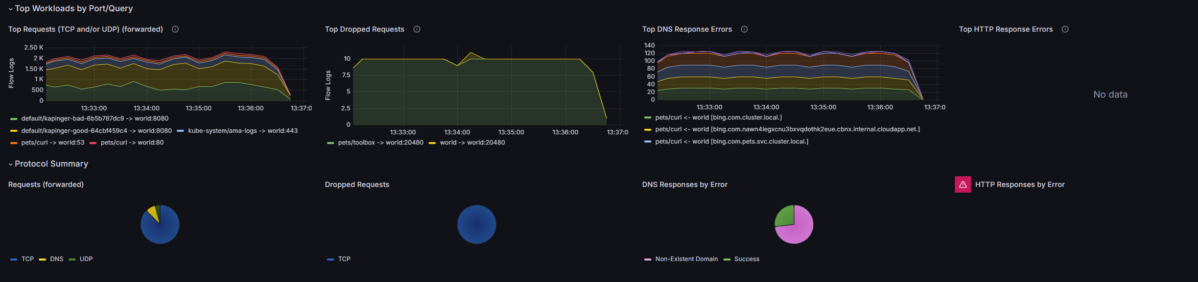
Users can filter on namespaces, Deployments, etc. as well as protocols and more.

Summary panels surface top namespaces, workloads, DNS queries, etc. regarding requests, responses, drops, and errors.

Revisions
RevisionDescriptionCreated
Adobe Analytics

Adobe Analytics

by Grafana Labs
Grafana Labs solution

With the Grafana plugin for Adobe Analytics, you can quickly visualize and query your Adobe Analytics data from within Grafana.

Learn more

Get this dashboard

Import the dashboard template

or

Download JSON

Datasource
Dependencies