Kubernetes / Networking / L7 (Namespace)
This dashboard provides insights into the Layer 7 (L7) networking within a specific Kubernetes namespace.
One of the dashboards dedicated to L7 traffic info within a given namespace
NOTE: requires Advanced Container Networking Services (standard offering) to be enabled. See aka.ms/acns for more info.
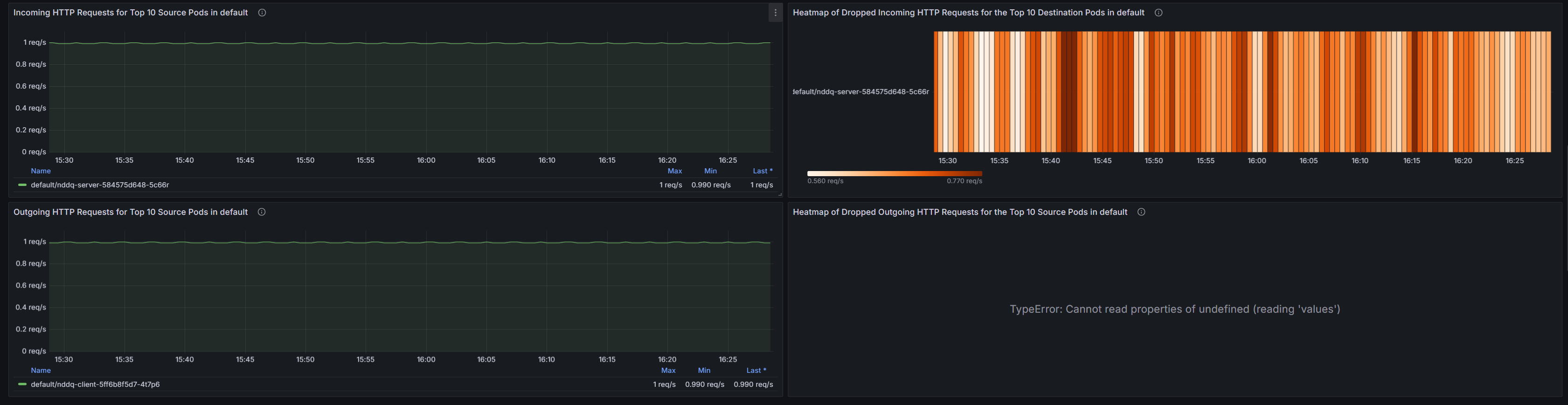
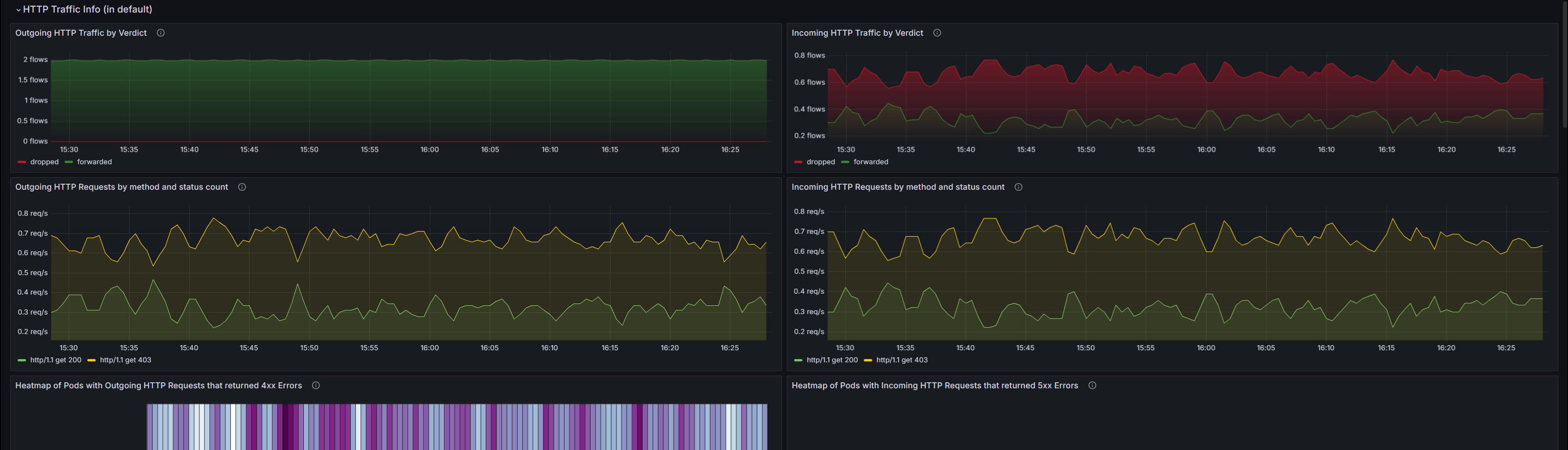
Shows L7 traffic info such as HTTP and Kafka to/from the specified namespace (i.e. Pods in the Namespace).
The snapshots serve to summarize L7 Traffic info for namespaces. In general, there’s Pod-level info on HTTP requests/responses, along with their protocols, statuses, verdicts. For Kafka, there will be topic-related metrics.
Data source config
Collector config:
Upload an updated version of an exported dashboard.json file from Grafana
| Revision | Description | Created | |
|---|---|---|---|
| Download |
Kubernetes
Monitor your Kubernetes deployment with prebuilt visualizations that allow you to drill down from a high-level cluster overview to pod-specific details in minutes.
Learn more