Proxmox Host & Guest
Proxmox metrics with host on left, VM metrics on right
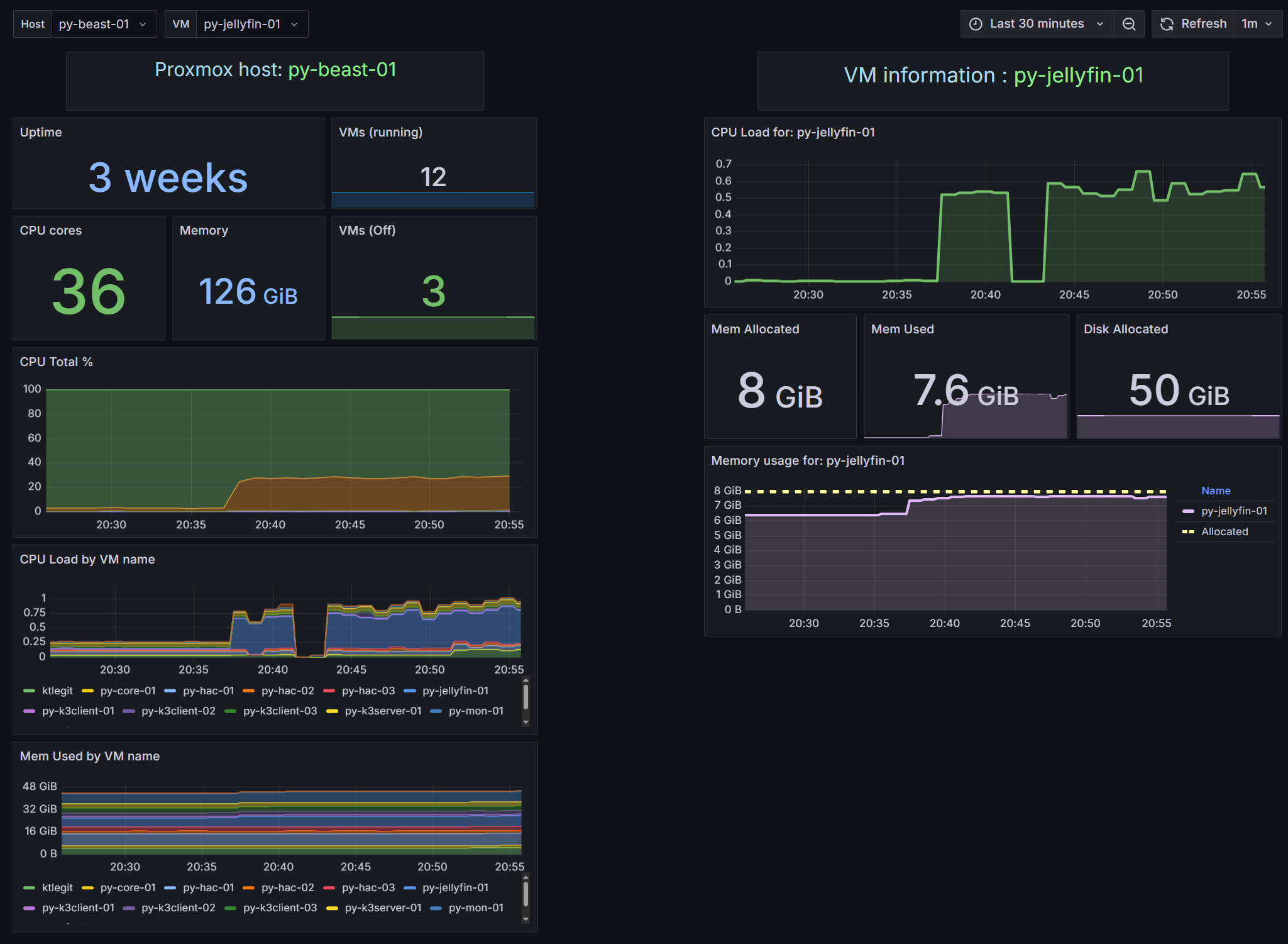
Basic Proxmox health - showing both host-related metrics for the Proxmox hypervisor, and option to select a VM. Note that disk metrics with Proxmox plugin for Telegraf don’t show anything useful with LVM storage.
Data source config
Collector config:
Upload an updated version of an exported dashboard.json file from Grafana
| Revision | Description | Created | |
|---|---|---|---|
| Download |
