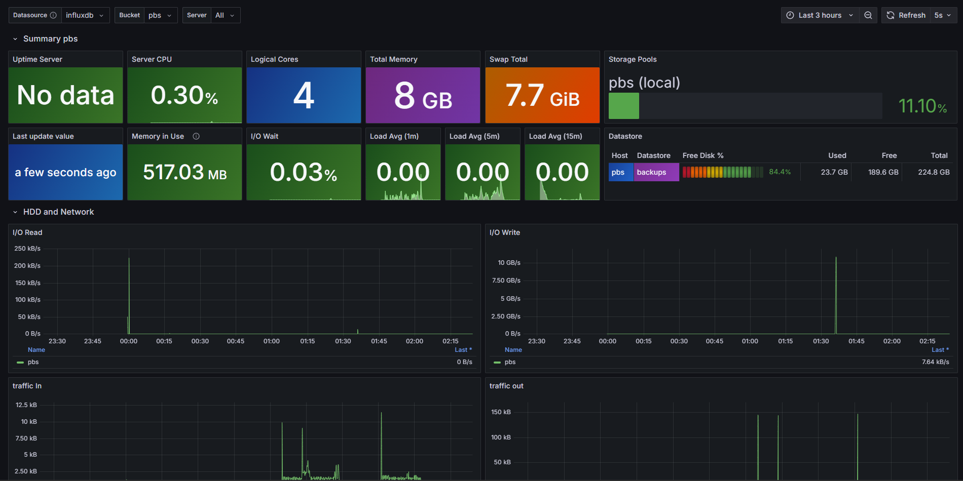
Proxmox Backup Server [InfluxDBv2]
Proxmox Backup Server dashboard with metrics inside InfluxDB v2.
Configure your PBS to export metrics into your Local Influx DB v2 instance.
Sources:
Data source config
Collector config:
Upload an updated version of an exported dashboard.json file from Grafana
| Revision | Description | Created | |
|---|---|---|---|
| Download |
