Kubernetes / Events / Timeline
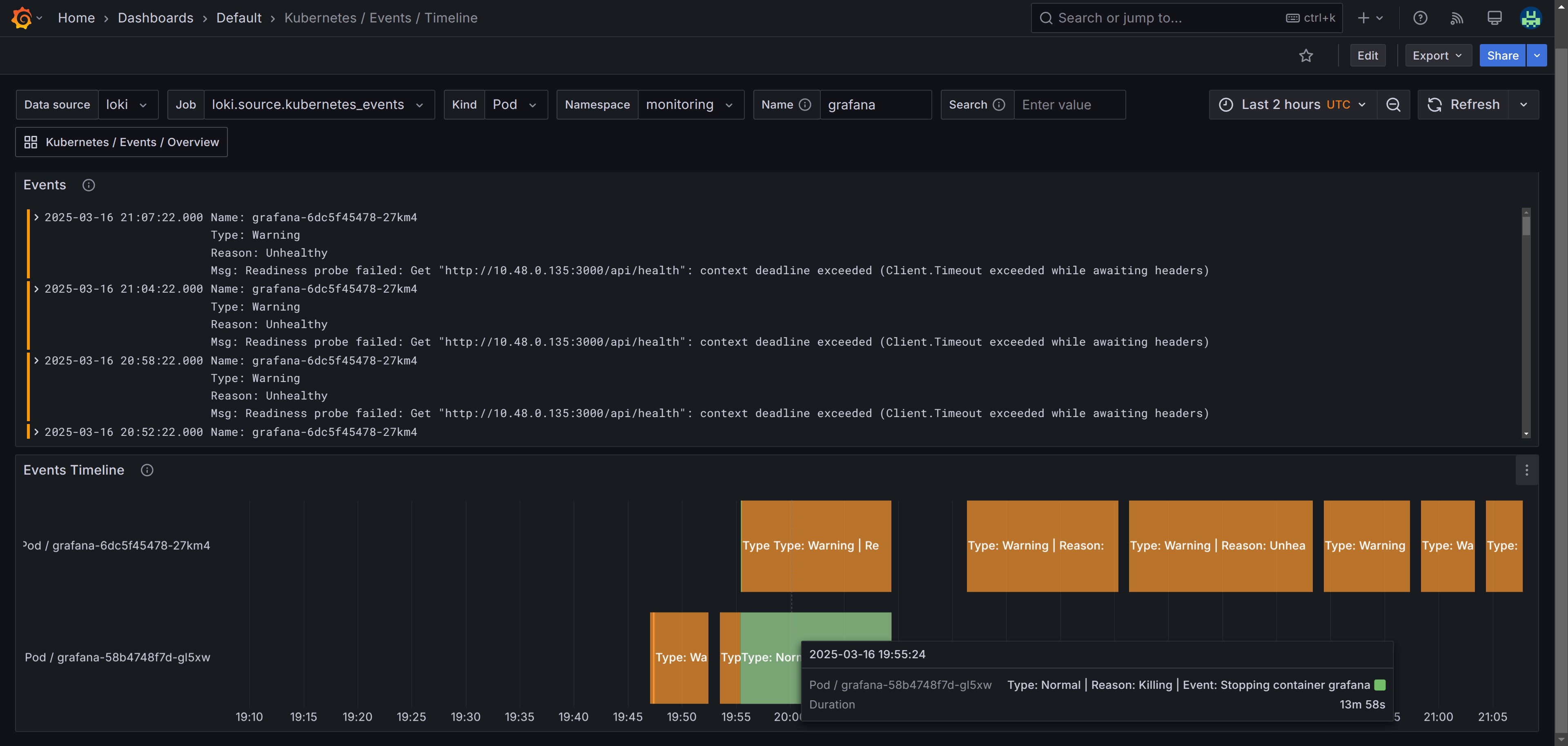
A dashboard that monitors Kubernetes Events and focuses on giving a timeline for events. A pre requisite is configuring Loki, Alloy and Prometheus - it is described in this blog post: https://hodovi.cc/blog/kubernetes-events-monitoring-with-loki-alloy-and-grafana/. The dashboards were generated using [kubernetes-events-mixin](https://github.com/adinhodovic/kubernetes-events-mixin). Open issues and create feature requests in the repository.
A dashboard that monitors Kubernetes Events and focuses on giving a timeline for events. It is created using the kubernetes-events-mixin. A pre requisite is configuring Loki, Alloy and Prometheus - it is described in this blog post: https://hodovi.cc/blog/kubernetes-events-monitoring-with-loki-alloy-and-grafana/
Data source config
Collector config:
Upload an updated version of an exported dashboard.json file from Grafana
| Revision | Description | Created | |
|---|---|---|---|
| Download |
Kubernetes
Monitor your Kubernetes deployment with prebuilt visualizations that allow you to drill down from a high-level cluster overview to pod-specific details in minutes.
Learn more