Nodejs Express Monitoring
Nodejs Express Monitoring
Data source config
Collector config:
Upload an updated version of an exported dashboard.json file from Grafana
| Revision | Description | Created | |
|---|---|---|---|
| Download |
Node.js
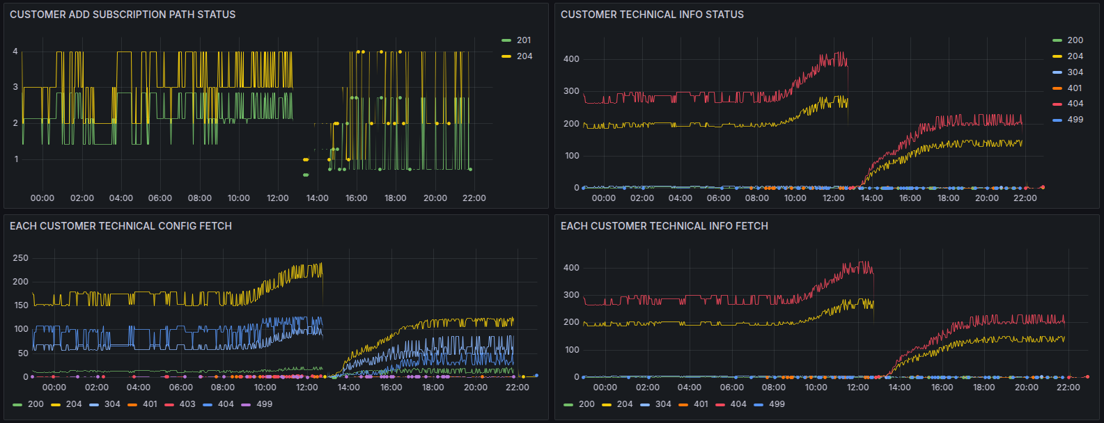
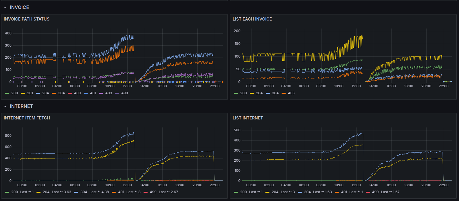
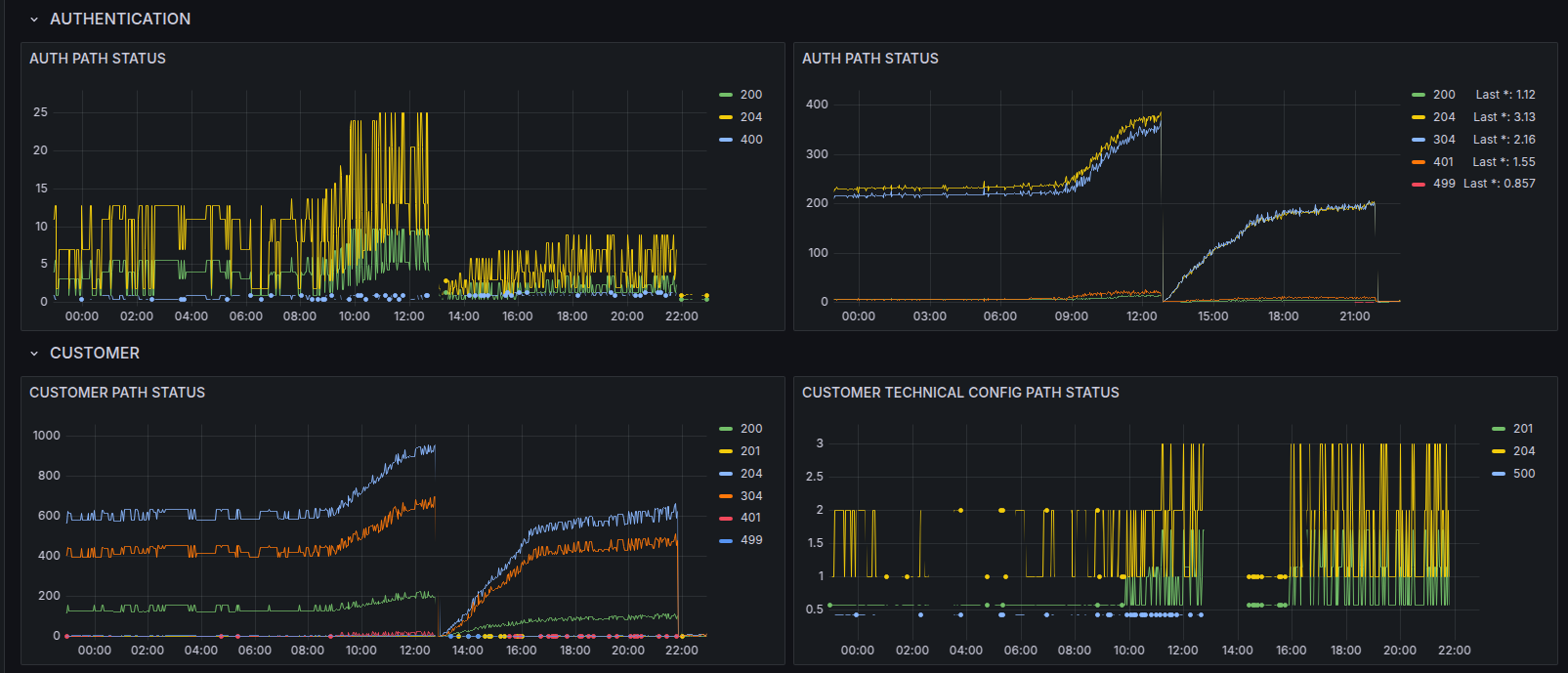
Easily monitor your deployment of Node.js, the open source JavaScript runtime, with Grafana Cloud's out-of-the-box monitoring solution.
Learn more