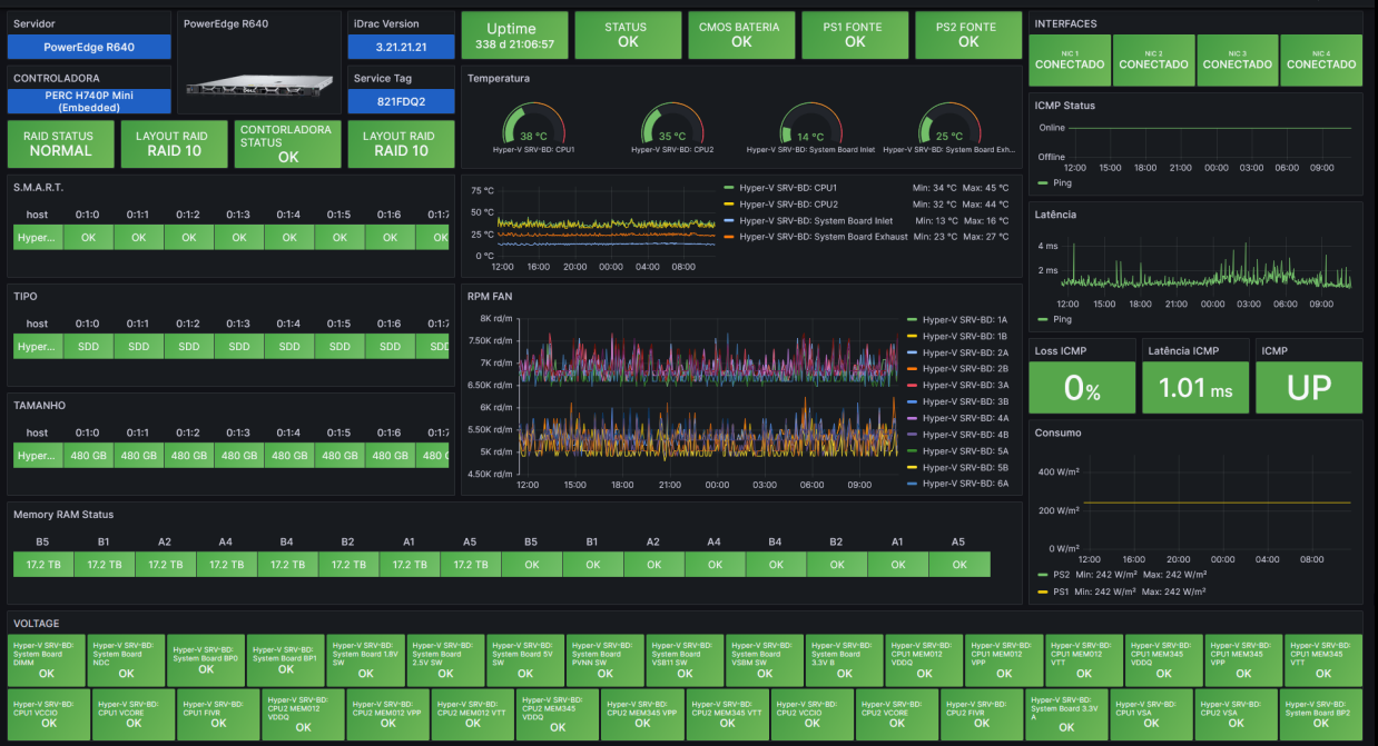
Dell PowerEdge R640 iDrac Server
Dell PowerEdge R640 iDrac Datasource = Zabbix. Métricas: Cpu. Memory Raid DISK S.M.A.R.T Memória RAM Status ICMP Consumo Watts Voltages Fan Temperatura Interfaces PSU Uptime Controladora CMOS Battery
Data source config
Collector config:
Upload an updated version of an exported dashboard.json file from Grafana
| Revision | Description | Created | |
|---|---|---|---|
| Download |
