FRR Exporter - BGP
BGP metrics from https://github.com/tynany/frr_exporter
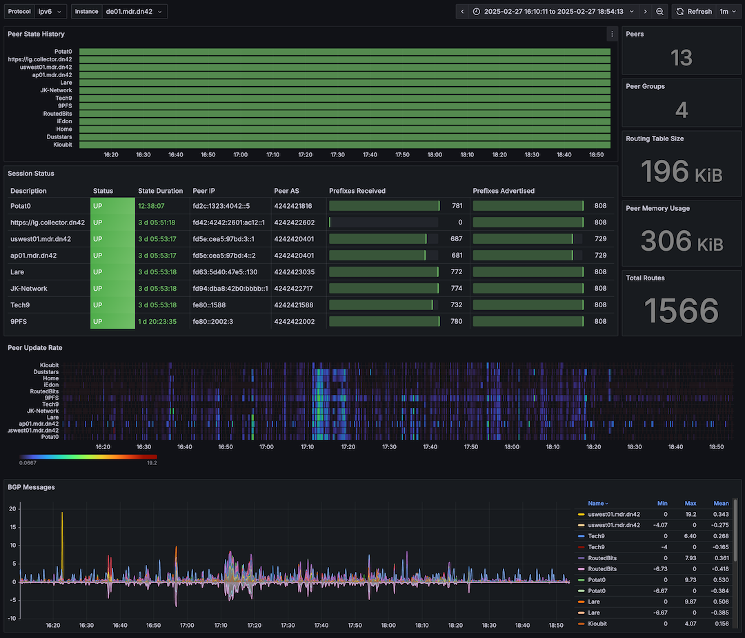
BGP Metrics dashboard, using the metrics published by https://github.com/tynany/frr_exporter.
Live demo showing my DN42 peering stats at https://grafana.markround.com
Data source config
Collector config:
Upload an updated version of an exported dashboard.json file from Grafana
| Revision | Description | Created | |
|---|---|---|---|
| Download |
