Caddy
Caddy HTTP server monitoring.
Data source config
Collector config:
Upload an updated version of an exported dashboard.json file from Grafana
| Revision | Description | Created | |
|---|---|---|---|
| Download |
Caddy
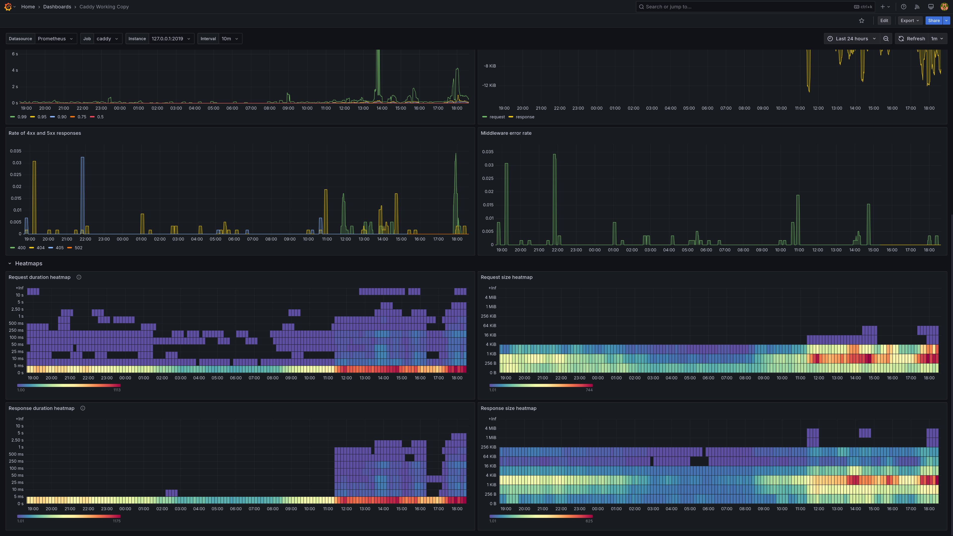
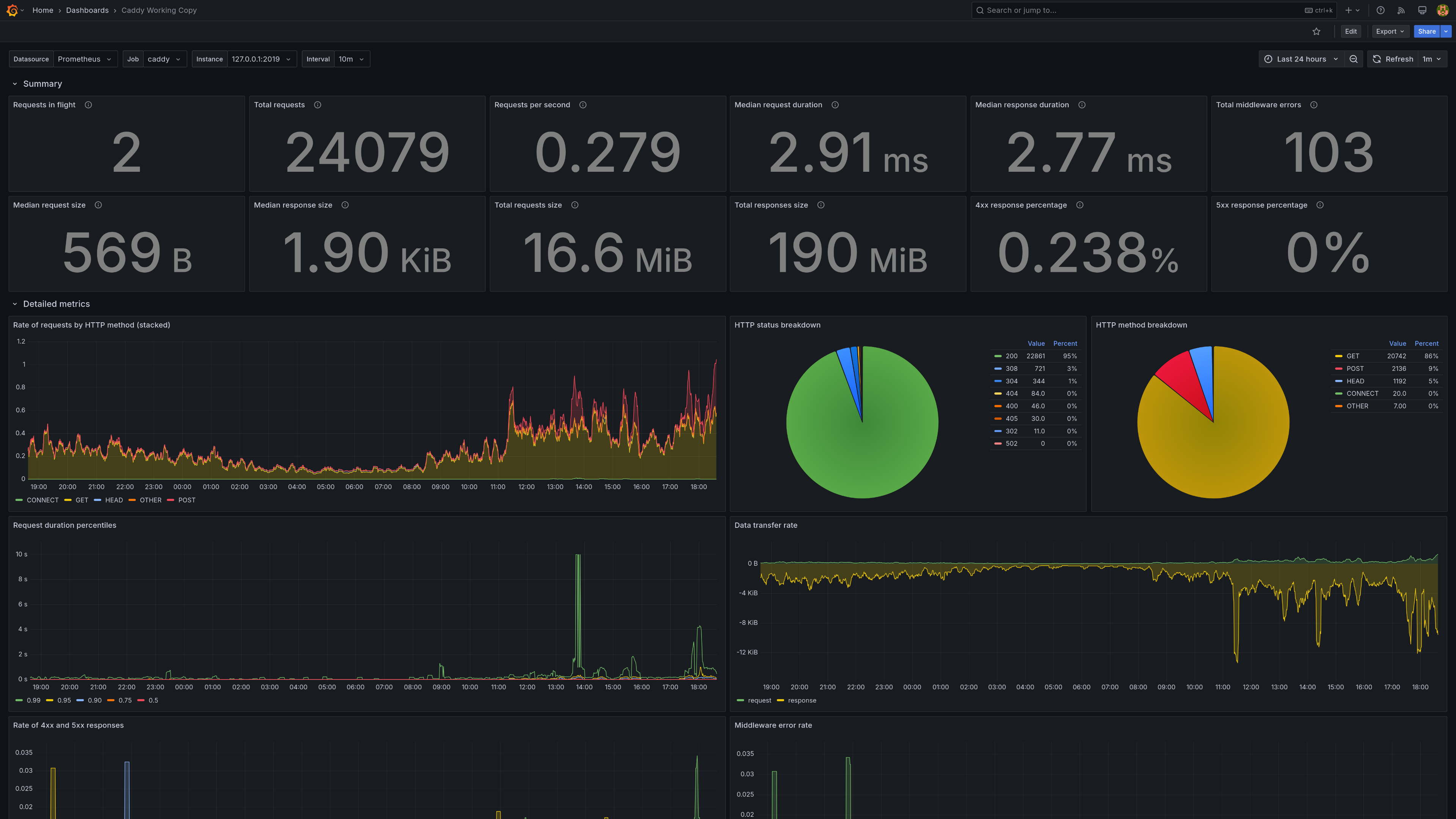
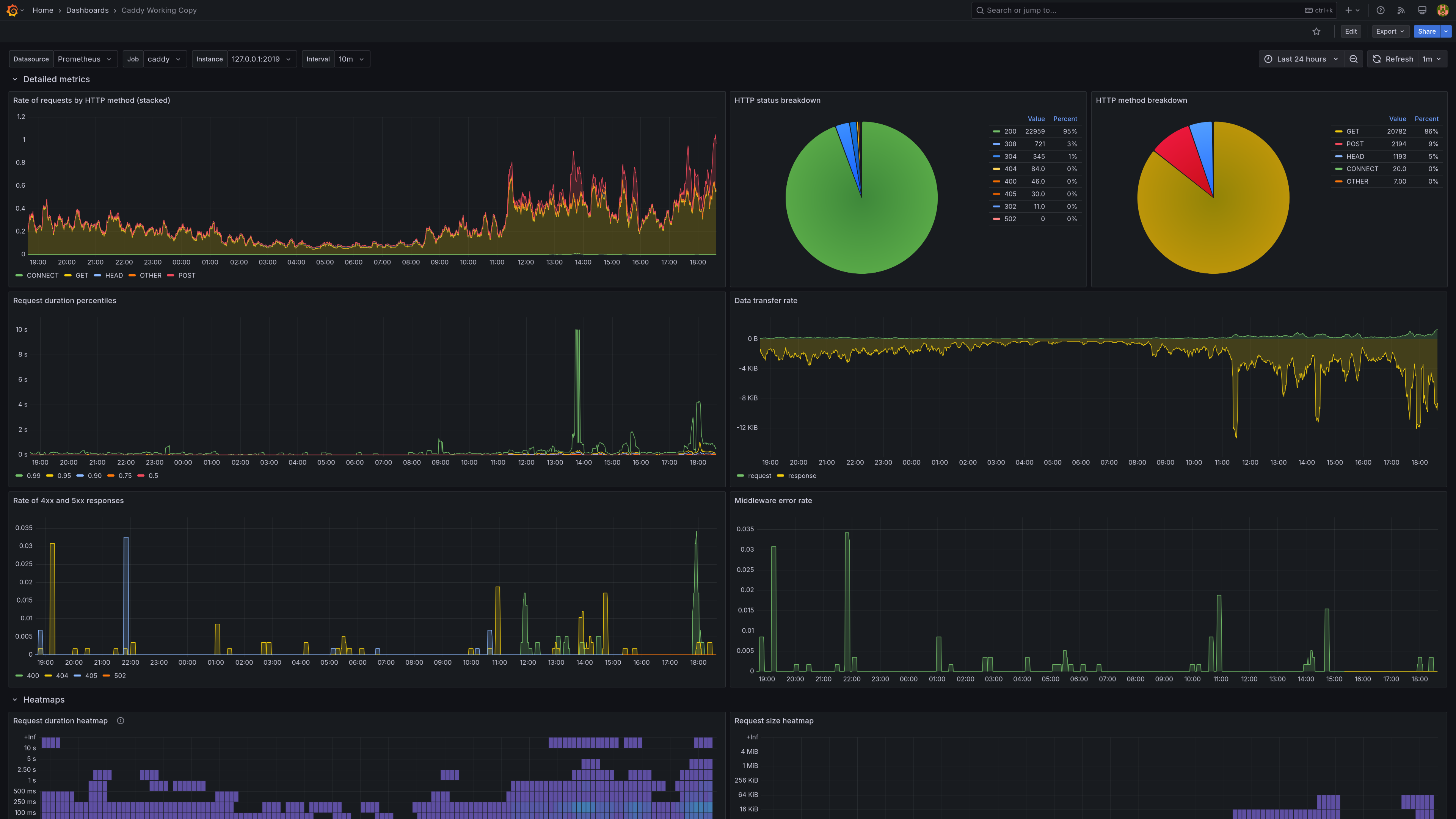
Easily monitor Caddy, an open source web server written in Go, with Grafana Cloud's out-of-the-box monitoring solution.
Learn more