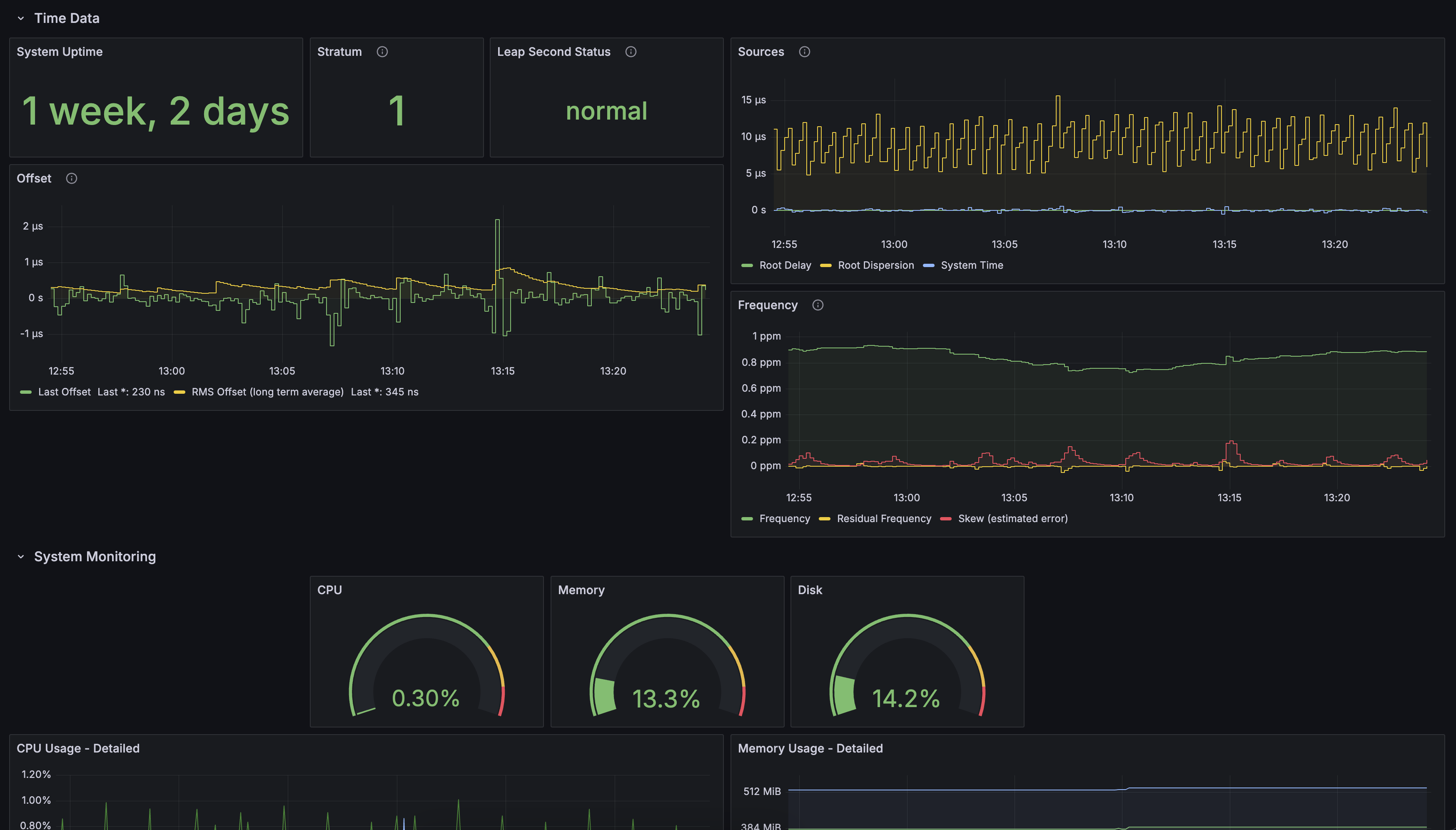
NTP Server Monitoring
A dashboard for monitoring chrony based NTP servers via Telegraf
Get configuration examples at https://blog.shrunbr.dev/posts/stratum-1-ntp/#monitoring-ntp
Data source config
Collector config:
Upload an updated version of an exported dashboard.json file from Grafana
| Revision | Description | Created | |
|---|---|---|---|
| Download |
