Power monitoring
Smartplug power monitoring
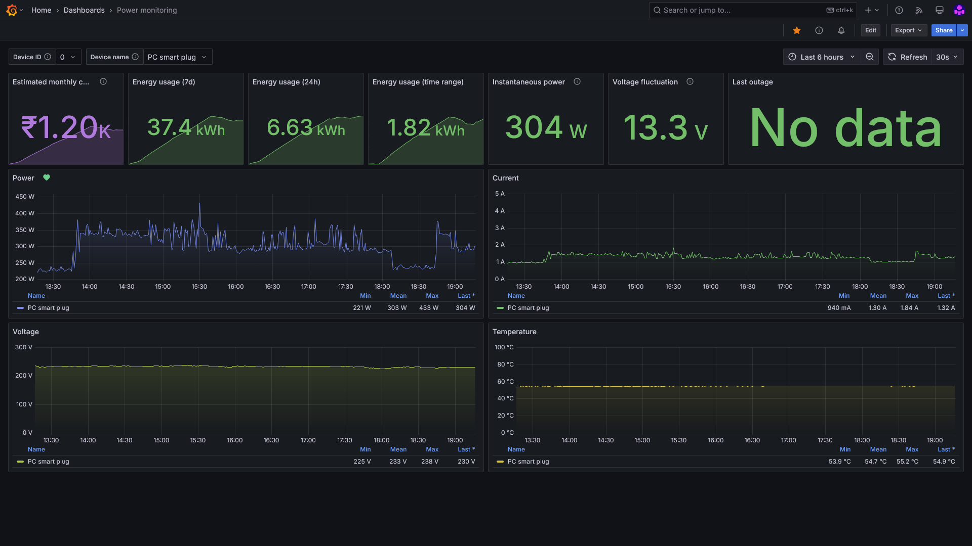
Power monitoring
Monitor power, voltage, current and estimated power cost from smartplug metrics.
Data
The data for this dashboard is obtained via a Shelly Plus 1PM smart plug, using a simple Python script hosted here.
Data source config
Collector config:
Upload an updated version of an exported dashboard.json file from Grafana
| Revision | Description | Created | |
|---|---|---|---|
| Download |
