FastAPI Observability
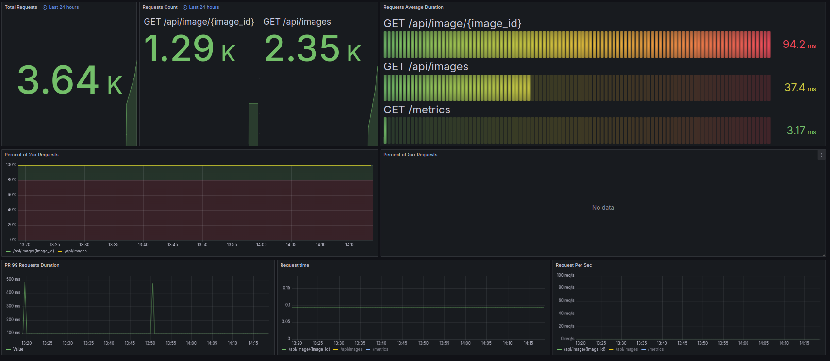
FastAPI dashboard for programs using FastAPI instrumented via prometheus_fastapi_instrumentator
FastAPI dashboard for programs using FastAPI instrumented via prometheus_fastapi_instrumentator
Data source config
Collector config:
Upload an updated version of an exported dashboard.json file from Grafana
| Revision | Description | Created | |
|---|---|---|---|
| Download |
