AWS S3 CloudWatch
This dashboard uses aws s3 namespace cloudwatch metrics.
S3
Reference: https://docs.aws.amazon.com/AmazonS3/latest/userguide/cloudwatch-monitoring.html
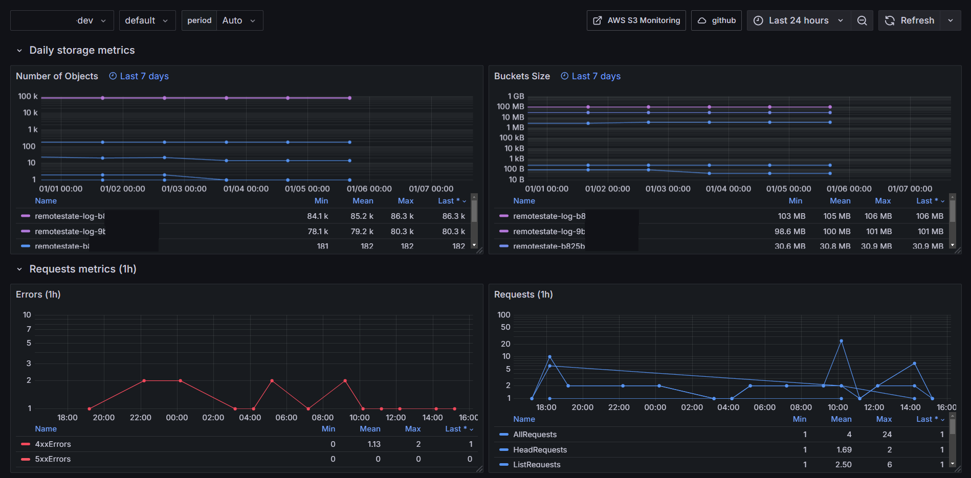
Daily storage, Requests, Replication and Object Lambda request metrics.

Daily storage metrics
These storage metrics for Amazon S3 are reported once per day.
Reference: https://docs.aws.amazon.com/AmazonS3/latest/userguide/cloudwatch-monitoring.html

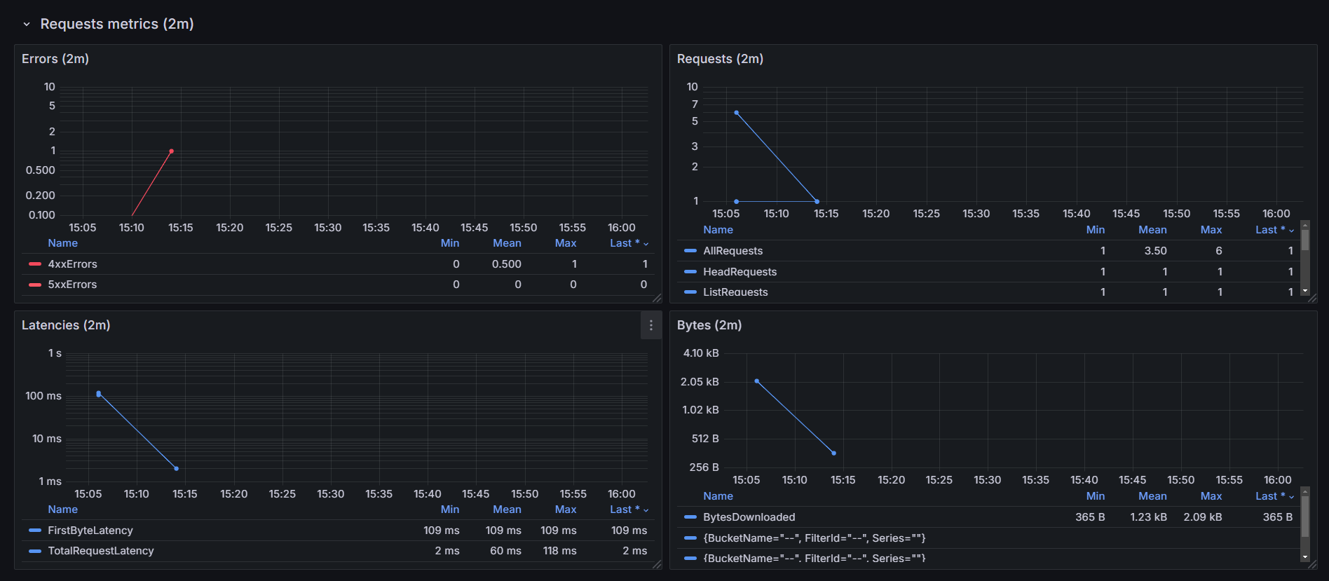
Requests metrics
These metrics are not activated by default. See the reference to enable it (pay attention that these metrics will be charged).
Reference: https://docs.aws.amazon.com/AmazonS3/latest/userguide/configure-request-metrics-bucket.html

Data source config
Collector config:
Upload an updated version of an exported dashboard.json file from Grafana
| Revision | Description | Created | |
|---|---|---|---|
| Download |
AWS
Easily visualize and alert on more than 60 Amazon Web Services (AWS) resources using the fully managed Grafana Cloud platform.
Learn more