KubeDoor-K8S每日高峰时段资源数据分析看板
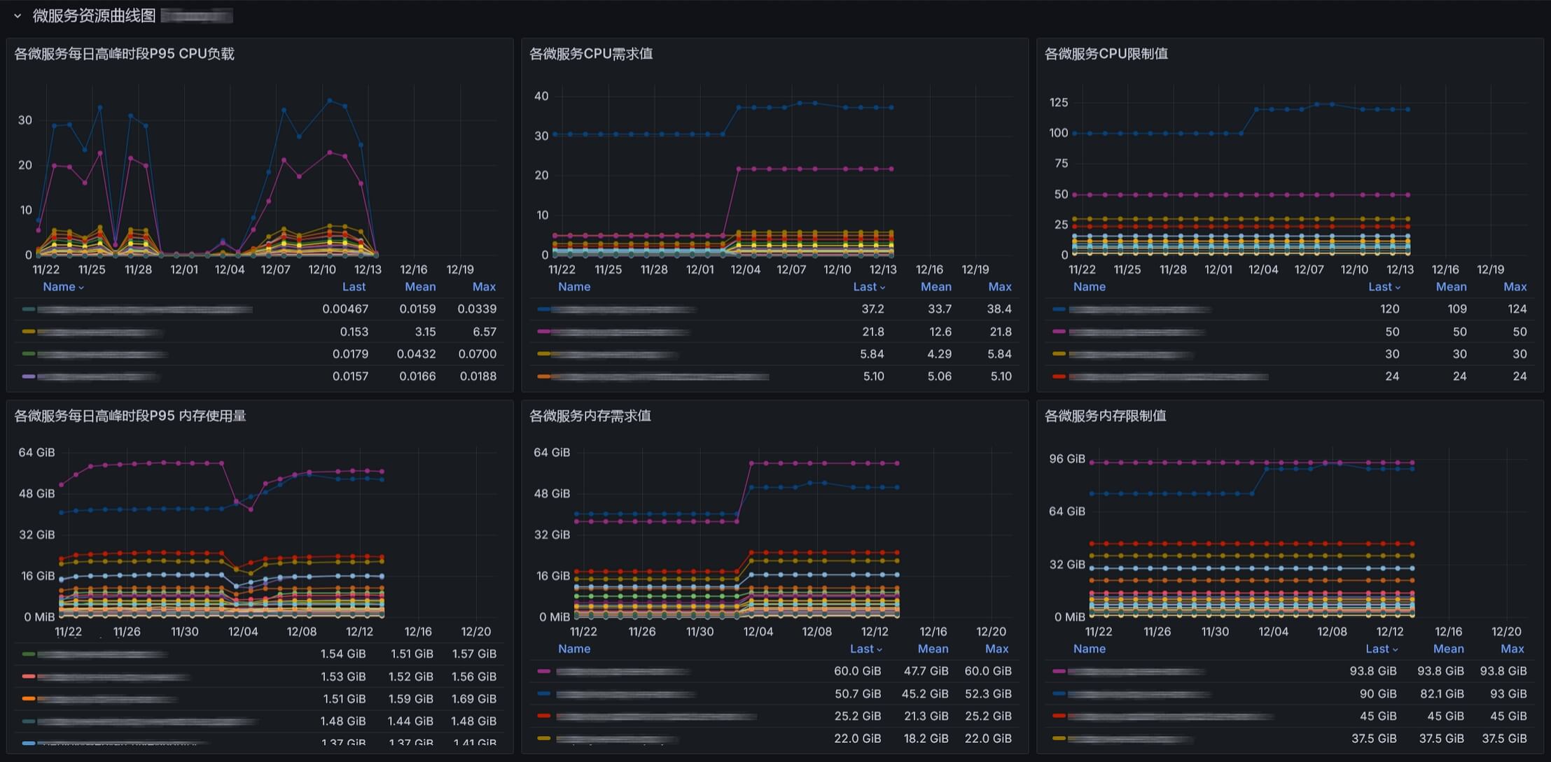
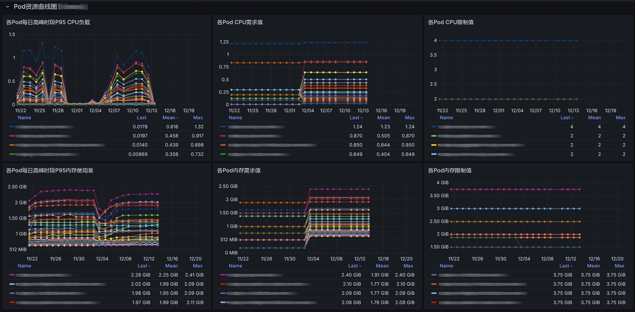
采集K8S微服务每日业务高峰时段P95的CPU内存消耗,以及需求、限制值与Pod数。基于采集的数据实现了一个Grafana看板并集成到了WEB UI。 - 🎨基于日维度采集每日高峰时段P95的资源数据,可以很好的观察各微服务长期的资源变化情况,即使查看1年的数据也很流畅。 - 🏅高峰时段全局资源统计与各资源TOP10 - 🔎命名空间级别高峰时段P95资源使用量与资源消耗占整体资源的比例 - 🧿微服务级别高峰期整体资源与使用率分析 - 📈微服务与Pod级别的资源曲线图(需求值,限制值,使用值)
🌈概述
🌼花折 - KubeDoor 是一个使用Python + Vue开发,基于K8S准入控制机制的微服务资源管控平台。专注微服务每日高峰时段的资源视角,实现了微服务的资源分析统计与强管控,确保微服务资源的资源申请率和真实使用率一致。📀项目仓库:https://github.com/CassInfra/KubeDoor
💠架构图
💎功能描述
📊采集K8S微服务每日业务高峰时段P95的CPU内存消耗,以及需求、限制值与Pod数。基于采集的数据实现了一个Grafana看板并集成到了WEB UI。
- 🎨基于日维度采集每日高峰时段P95的资源数据,可以很好的观察各微服务长期的资源变化情况,即使查看1年的数据也很流畅。
- 🏅高峰时段全局资源统计与各资源TOP10
- 🔎命名空间级别高峰时段P95资源使用量与资源消耗占整体资源的比例
- 🧿微服务级别高峰期整体资源与使用率分析
- 📈微服务与Pod级别的资源曲线图(需求值,限制值,使用值)
🎡每日从采集的数据中,获取最近10天各微服务的资源信息,获取资源消耗最大日的P95资源,作为微服务的需求值写入数据库。
- ✨基于准入控制机制实现K8S微服务资源的真实使用率和资源申请需求值保持一致,具有非常重要的意义。
- 🌊K8S调度器通过真实的资源需求值就能够更精确地将Pod调度到合适的节点上,避免资源碎片,实现节点的资源均衡。
- ♻K8S自动扩缩容也依赖资源需求值来判断,真实的需求值可以更精准的触发扩缩容操作。
- 🛡K8S的保障服务质量(QoS机制)与需求值结合,真实需求值的Pod会被优先保留,保证关键服务的正常运行。
🌐实现了一个K8S管控与展示的WEB UI。
- ⚙️对微服务的最新、每日高峰期的P95资源展示,以及对Pod数、资源限制值的维护管理。
- ⏱️支持即时、定时、周期性任务执行微服务的扩缩容和重启操作。
- 🔒基于NGINX basic认证,支持LDAP,支持所有操作审计日志与通知。
- 📊在前端页面集成Grafana看板,更优雅的展示与分析采集的微服务数据。
🚧当微服务更新部署时,基于K8S准入控制机制对资源进行管控【默认不开启】:
- 🧮控制每个微服务的Pod数、需求值、限制值必须与数据库一致,以确保微服务的真实使用率和资源申请需求值相等,从而实现微服务的统一管控与Pod的负载感知调度均衡能力。
- 🚫对未管控的微服务,会部署失败并通知,必须在WEB UI新增微服务后才能部署。(作为新增微服务的唯一管控入口,杜绝未经允许的新服务部署。)
- 🌟通过本项目基于K8S准入机制的扩展思路,大家可以自行简单定制需求,即可对K8S实现各种高灵活性与扩展性附加能力,诸如统一或者个性化的拦截、管理、策略、标记微服务等功能。
如果觉得项目不错,麻烦动动小手点个⭐️Star⭐️ 如果你还有其他想法或者需求,欢迎在 issue 中交流
📀项目仓库: https://github.com/CassInfra/KubeDoor
🎯2025 KubeDoor RoadMap
- 📅KubeDoor 项目进度 https://github.com/orgs/CassInfra/projects/1
- 🥇多K8S支持:在统一的WebUI对多K8S做管控和资源分析展示。
- 🥈英文版发布
- 🥉集成K8S实时监控能力,实现一键部署,整合K8S实时资源看板,接入K8S异常AI分析能力。
- 🏅微服务AI评分:根据资源使用情况,发现资源浪费的问题,结合AI缩容,降本增效,做AI综合评分。
- 🏅微服务AI缩容:基于微服务高峰期的资源信息,对接AI分析与专家经验,计算微服务Pod数是否合理,生成缩容指令与统计。
- 🏅根据K8S节点资源使用率做节点管控与调度分析
- 🚩采集更多的微服务资源信息: QPS/JVM/GC
- 🚩针对微服务Pod做精细化操作:隔离、删除、dump、jstack、jfr、jvm
🔔KubeDoor交流群与🧧赞赏
(如二维码过期可加starsliao好友,备注kubedoor)

🚀部署说明
0. 需要已有 Prometheus监控K8S
需要有cadvisor和kube-state-metrics这2个JOB,才能采集到K8S的以下指标
container_cpu_usage_seconds_totalcontainer_memory_working_set_bytescontainer_spec_cpu_quotakube_pod_container_infokube_pod_container_resource_limitskube_pod_container_resource_requests
1. 部署 Cert-manager
用于K8S Mutating Webhook的强制https认证
kubectl apply -f https://StarsL.cn/kubedoor/00.cert-manager_v1.16.2_cn.yaml2. 部署 ClickHouse 并初始化
用于存储采集的指标数据与微服务的资源信息
# 默认使用docker compose运行,部署在/opt/clickhouse目录下。
curl -s https://StarsL.cn/kubedoor/install-clickhouse.sh|sudo bash
# 启动ClickHouse(启动后会自动初始化表结构)
cd /opt/clickhouse && docker compose up -d如果已有ClickHouse,请逐条执行以下SQL,完成初始化表结构
https://StarsL.cn/kubedoor/kubedoor-init.sql3. 部署KubeDoor
wget https://StarsL.cn/kubedoor/kubedoor.tgz
tar -zxvf kubedoor.tgz
# 编辑values.yaml文件,请仔细阅读注释,根据描述修改配置内容。
vim kubedoor/values.yaml
# 使用helm安装(注意在kubedoor目录外执行。)
helm install kubedoor ./kubedoor
# 安装完成后,所有资源都会部署在kubedoor命名空间。4. 访问WebUI 并初始化数据
使用K8S节点IP + kubedoor-web的NodePort访问,默认账号密码都是
kubedoor点击
配置中心,输入需要采集的历史数据时长,点击采集并更新,即可采集历史数据并更新高峰时段数据到管控表。默认会从Prometheus采集10天数据(建议采集1个月),并将10天内最大资源消耗日的数据写入到管控表,如果耗时较长,请等待采集完成或缩短采集时长。重复执行
采集并更新不会导致重复写入数据,请放心使用,每次采集后都会自动将10天内最大资源消耗日的数据写入到管控表。点击
管控状态的开关,显示管控已启用,表示已开启。
⛔注意事项
部署完成后,默认不会开启管控机制,你可以按上述操作通过WebUI 来开关管控能力。特殊情况下,你也可以使用
kubectl来开关管控功能:# 开启管控 kubectl apply -f https://StarsL.cn/kubedoor/99.kubedoor-Mutating.yaml # 关闭管控 kubectl delete mutatingwebhookconfigurations kubedoor-webhook-configuration开启管控机制后,目前只会拦截deployment的创建,更新,扩缩容操作;管控pod数,需求值,限制值。不会控制其它操作和属性。
开启管控机制后,通过任何方式对Deployment执行扩缩容或者更新操作都会受到管控。
开启管控机制后,扩缩容或者重启Deployment时,Pod数优先取
指定Pod字段,若该字段为-1,则取当日Pod字段。
🌰管控例子
你通过Kubectl对一个Deployment执行了扩容10个Pod后,会触发拦截机制,到数据库中去查询该微服务的Pod,然后使用该值来进行实际的扩缩容。(正确的做法应该是在KubeDoor-Web来执行扩缩容操作。)
你通过某发布系统修改了Deployment的镜像版本,执行发布操作,会触发拦截机制,到数据库中去查询该微服务的Pod数,需求值,限制值,然后使用这些值值以及新的镜像来进行实际的更新操作。
🚩管控原则
你对deployment的操作不会触发deployment重启的,也没有修改Pod数的: 触发管控拦截后,只会按照你的操作来更新deployment(不会重启Deployment)
你对deployment的操作不会触发deployment重启的,并且修改Pod数的: 触发管控拦截后,Pod数会根据数据库的值以及你修改的其它信息来更新Deployment。(不会重启Deployment)
你对deployment的操作会触发deployment重启的: 触发管控拦截后,会到数据库中去查询该微服务的Pod数,需求值,限制值,然后使用这些值以及你修改的其它信息来更新Deployment。(会重启Deployment)
🥰鸣谢
感谢如下优秀的项目,没有这些项目,不可能会有KubeDoor:
后端技术栈
前端技术栈
特别鸣谢
- CassTime:KubeDoor的诞生离不开🦄开思的支持。
Data source config
Collector config:
Upload an updated version of an exported dashboard.json file from Grafana
| Revision | Description | Created | |
|---|---|---|---|
| Download |
