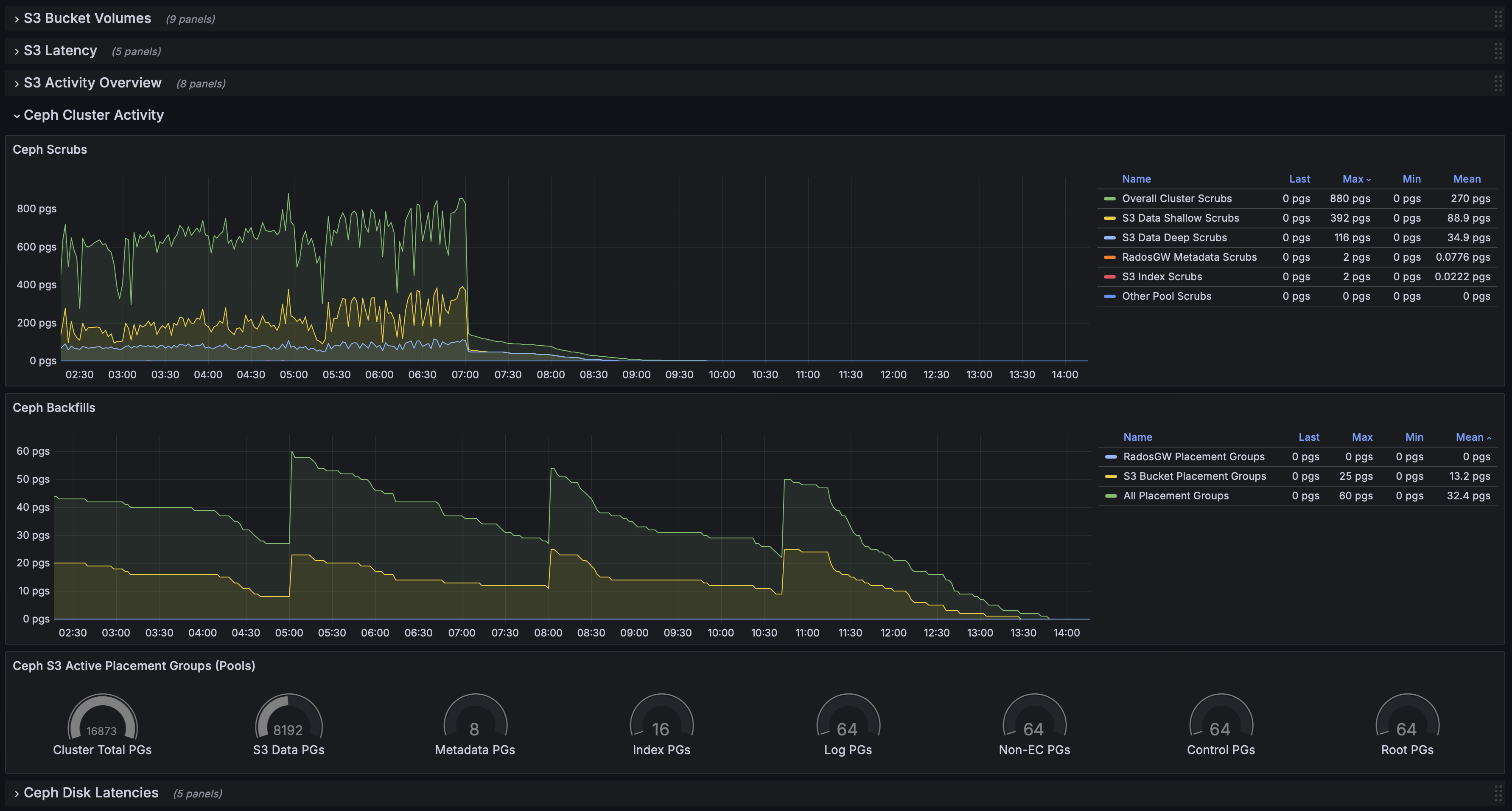
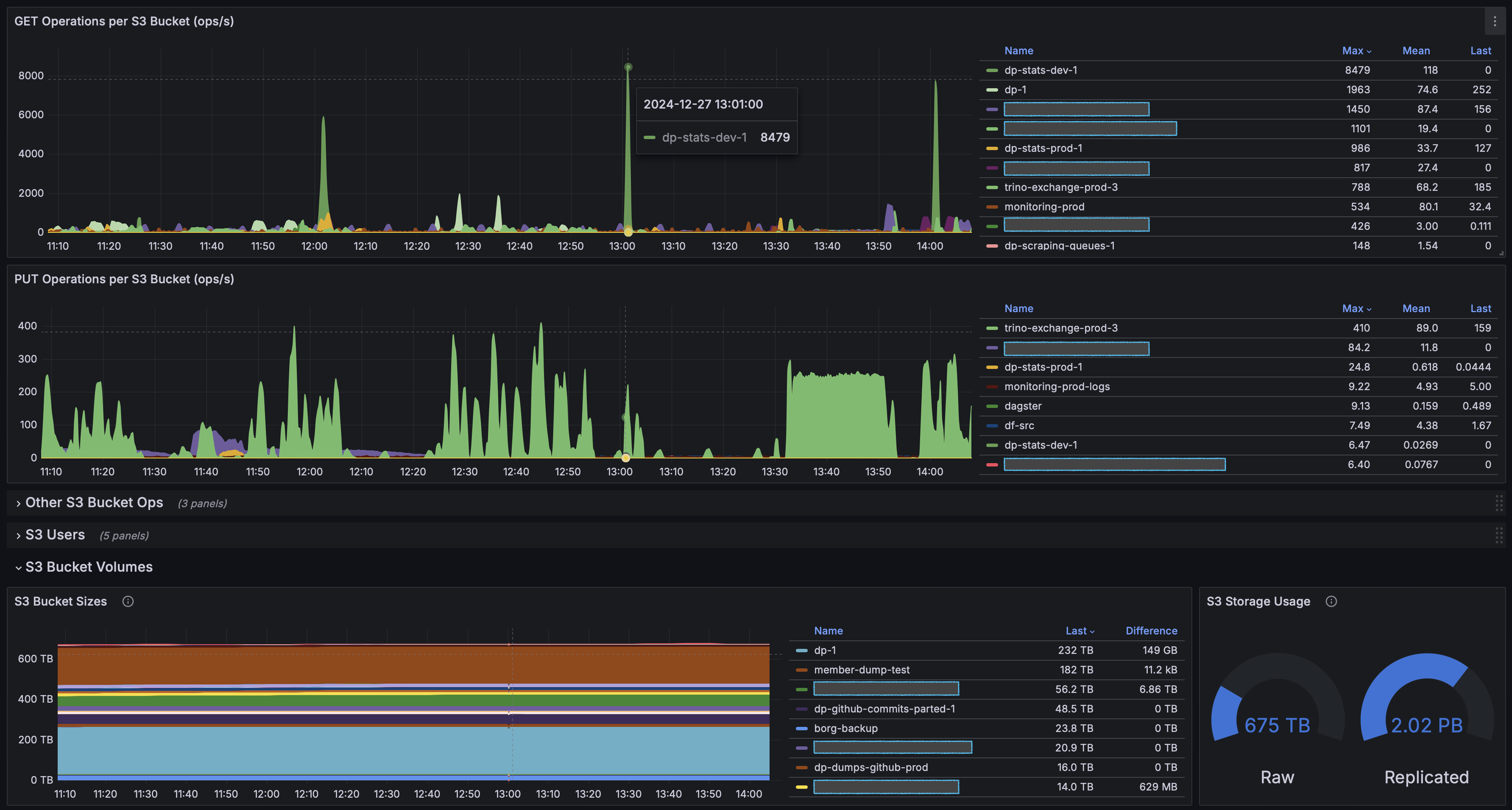
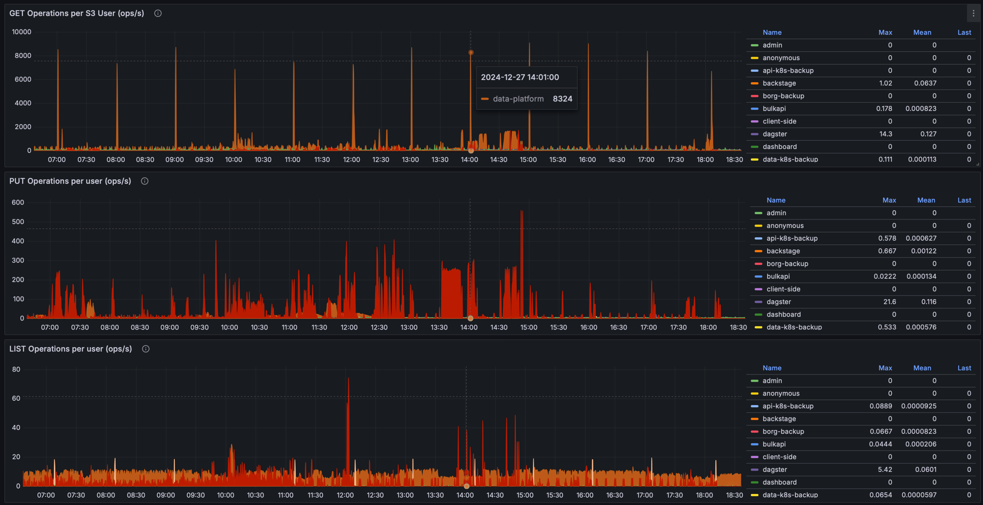
Ceph S3 Bucket Metrics
S3 bucket ops, sizes, trends, etc. and overall Ceph activity. Available with Squid 19.2.0 release.
Ceph S3 dashboard with per bucket/user metrics available since Squid 19.2.0 release.
Additional custom RadosGW metrics are used, obtained with open-sourced exporter: https://github.com/blemmenes/radosgw_usage_exporter
Data source config
Collector config:
Upload an updated version of an exported dashboard.json file from Grafana
| Revision | Description | Created | |
|---|---|---|---|
| Download |
Ceph
Monitor Ceph with Grafana. Easily keep tabs on your cluster with Grafana Cloud's out-of-the-box monitoring solution.
Learn more