Cloudflare DNS Analytics

Replication of Cloudflare's new DNS Analytics Dashboard using Infinity and Cloudflare GraphQL API

Cloudflare DNS Analytics screenshot 1
Cloudflare DNS Analytics screenshot 2
Cloudflare DNS Analytics screenshot 3
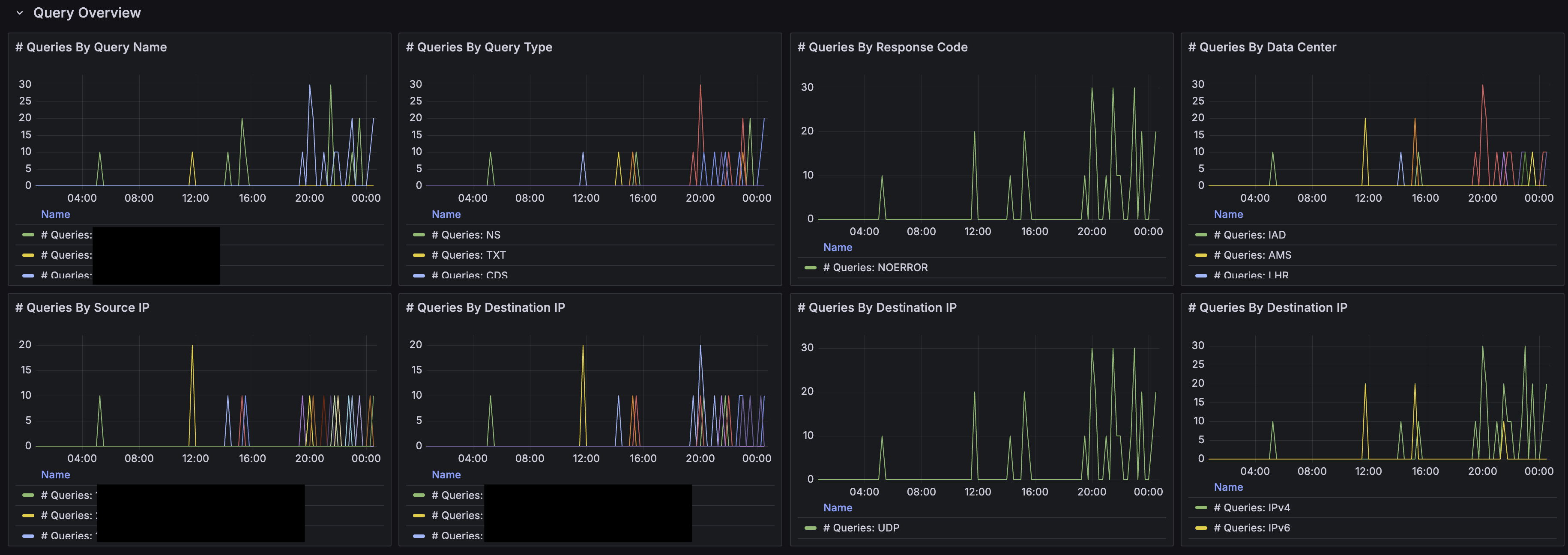
Cloudflare DNS Analytics screenshot 4

Overview

This is a replication of the Cloudflare's built in DNS Analytics Dashboard

Configuration

This dashboard uses infinity as datasource. Install the plugin by going to "Connections" -> "Add New Connection" and search for infinity.

Add new infinity datasource and configure as below:

  • Get a Cloudflare api key, follow this link for guide. For token permission, choose Zone, analytics, read.
  • In infinity configuration, choose "Authentication" -> "Bearer Token" and paste the token from Cloudflare.
  • In "Security" -> "Allowed Hosts", add https://api.cloudflare.com/client/v4/graphql and https://api.cloudflare.com/client/v4/user/tokens/verify
  • (Optional) In "Healthcheck", check enable, enter https://api.cloudflare.com/client/v4/user/tokens/verify as url

Proceed to import the dashboard

  • Select the configured infinity datasource
  • Enter the zone id in the text box for the zone you wish to monitor
  • For guide on how to get zone id, refer this link
Revisions
RevisionDescriptionCreated
Adobe Analytics

Adobe Analytics

by Grafana Labs
Grafana Labs solution

With the Grafana plugin for Adobe Analytics, you can quickly visualize and query your Adobe Analytics data from within Grafana.

Learn more

Get this dashboard

Import the dashboard template

or

Download JSON

Datasource
Dependencies