Azure OpenAI
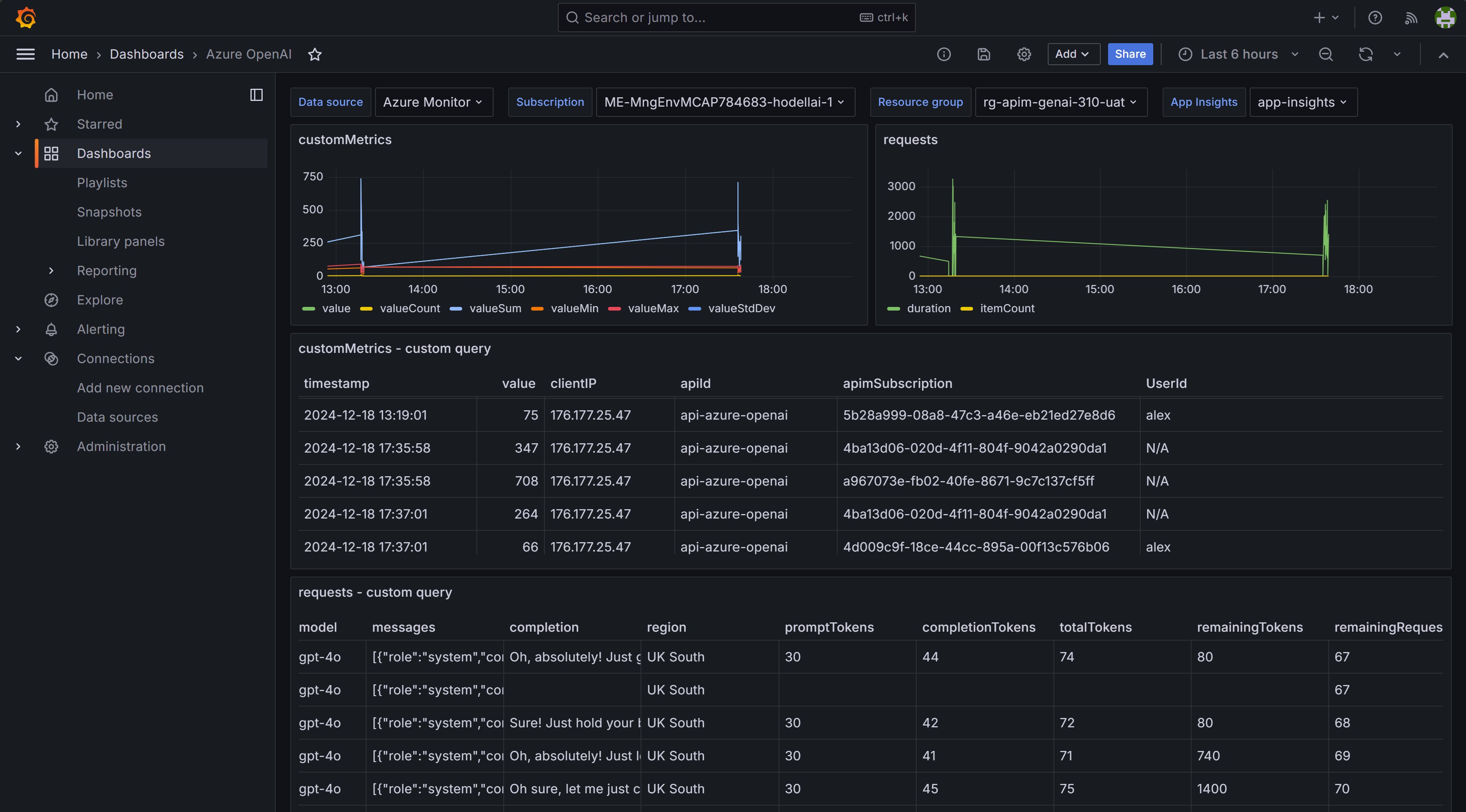
Shows logs for requests and metrics from customMetrics collected from Azure API Management, Application Insights and Azure OpenAI.
Shows logs for requests and metrics from customMetrics collected from Azure API Management, Application Insights and Azure OpenAI.
Data source config
Collector config:
Upload an updated version of an exported dashboard.json file from Grafana
| Revision | Description | Created | |
|---|---|---|---|
| Download |
Azure Cosmos DB
With the Grafana plugin for Azure Cosmos DB, you can quickly visualize and query your Azure Cosmos DB data from within Grafana.
Learn more