System and Containers Monitoring and Logs
Powerful dashboard for metrics and logs. (Grafana Mimir + Grafana Loki)
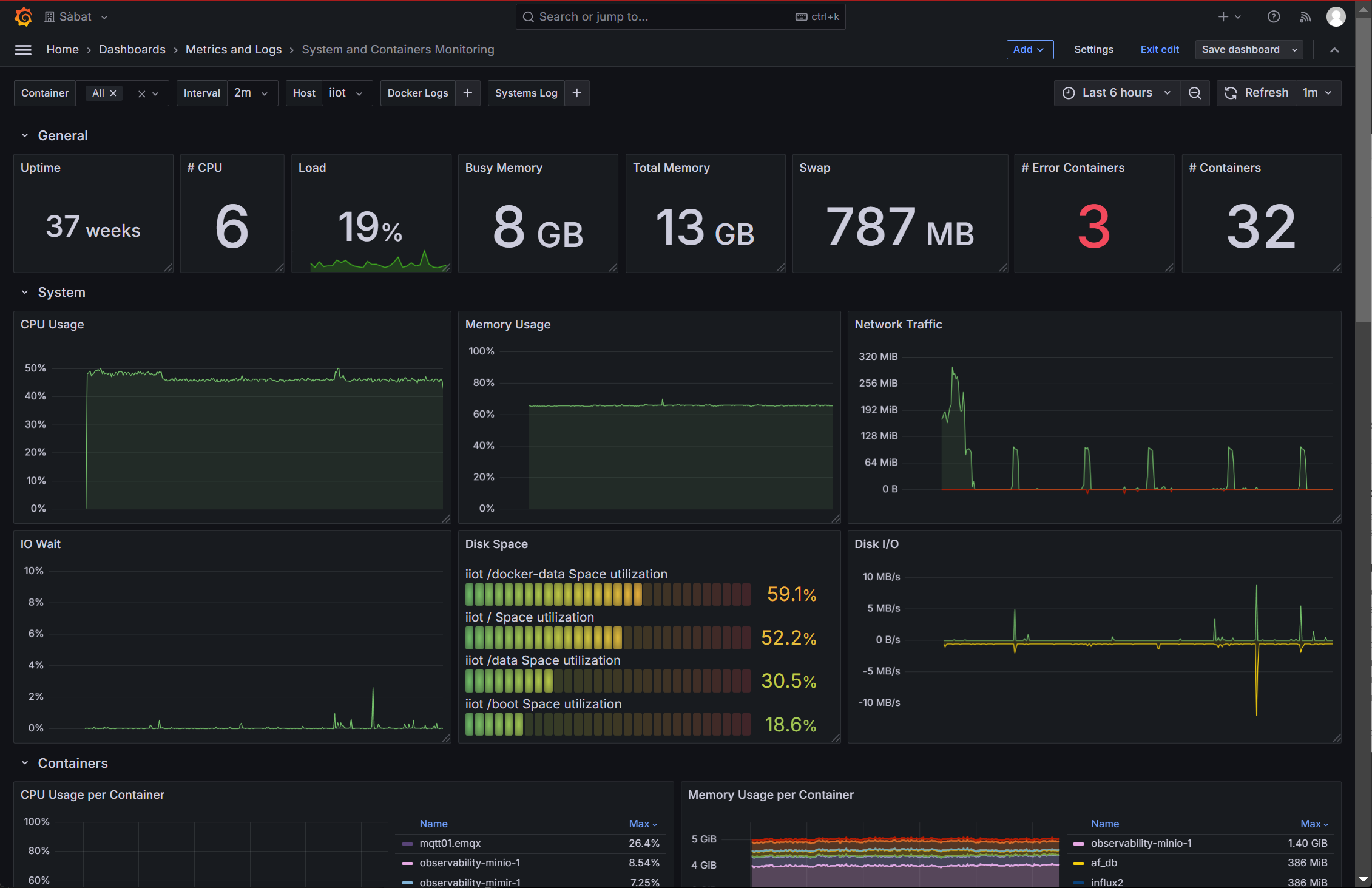
Grafana Alloy feeds Grafana Mimir and Grafana Loki, for monitoring our systems and this dashboards is ideal for overviewing the healthy.
Metrics and Logs from containers and system are exported and visualized in this dashboard.
Data source config
Collector config:
Upload an updated version of an exported dashboard.json file from Grafana
| Revision | Description | Created | |
|---|---|---|---|
| Download |
Grafana Loki (self-hosted)
Easily monitor Grafana Loki (self-hosted), a horizontally scalable, highly available, multi-tenant log aggregation system inspired by Prometheus, with Grafana Cloud's out-of-the-box monitoring solution.
Learn more