KrakenD - Redis Connection Pools
Dashboard for Krakend Redis usage monitoring, based on OpenTelemetry Redis auto-instrumentation
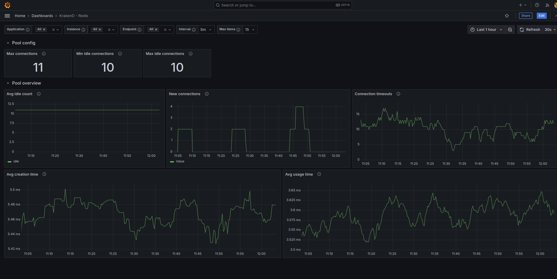
Dashboard to monitor Redis Connection Pools used by KrakenD
Data source config
Collector config:
Upload an updated version of an exported dashboard.json file from Grafana
| Revision | Description | Created | |
|---|---|---|---|
| Download |
Redis
Monitor Redis with Grafana. Easily monitor your Redis deployment with Grafana Cloud's out-of-the-box monitoring solution.
Learn more