Proxmox Hosts
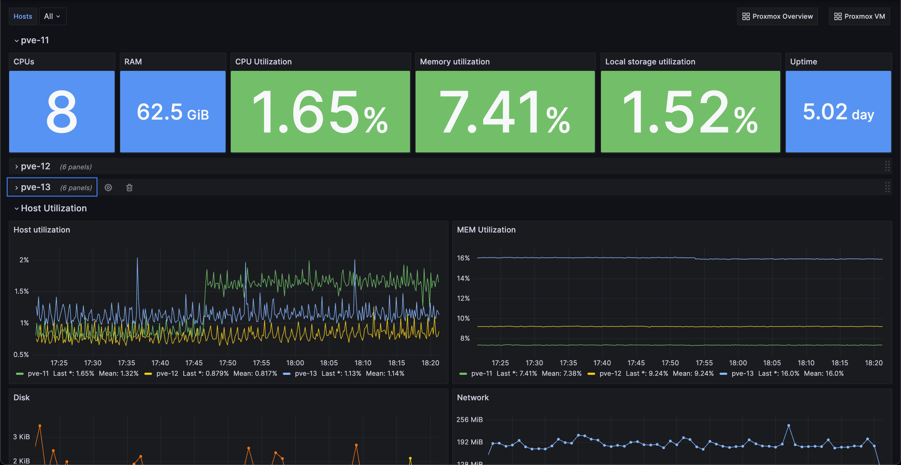
The dashboard is built for giving a quick overview of the utilization of PVE hosts in a Proxmox Virtual environment.
It fetches data from an InfluxDB database and will use InfluxQL as the query language.
To configure the Proxmox to Influx integration you’ll make use of the built in Metric Server functionality in Proxmox. For more information see the Proxmox documentation or my blog post here
See also my other Proxmox dashboards built on the same datasource
- Proxmox Overview, id 22482
- Proxmox Host, (this dashboard)
- Proxmox VM, id 22484
Data source config
Collector config:
Upload an updated version of an exported dashboard.json file from Grafana
| Revision | Description | Created | |
|---|---|---|---|
| Download |
