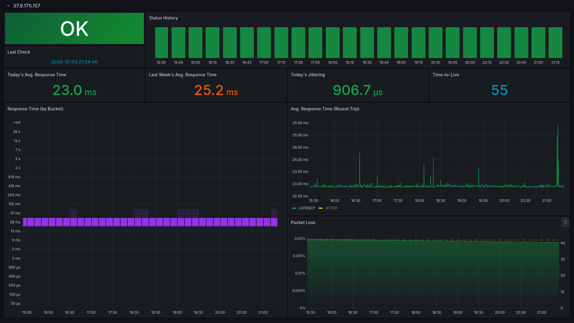
SmokePing
Show host status, avg. latency, avg. jittering, and packet loss based on SmokePing (https://github.com/SuperQ/smokeping_prober).
The SmokePing dashboard uses the prometheus data source to create a Grafana dashboard with the heatmap, stat, status-history and timeseries panels.
Data source config
Collector type:
Collector plugins:
Collector config:
Revisions
Upload an updated version of an exported dashboard.json file from Grafana
| Revision | Description | Created | |
|---|---|---|---|
| Download |