Mirasys VMS Audit Trail V1.2
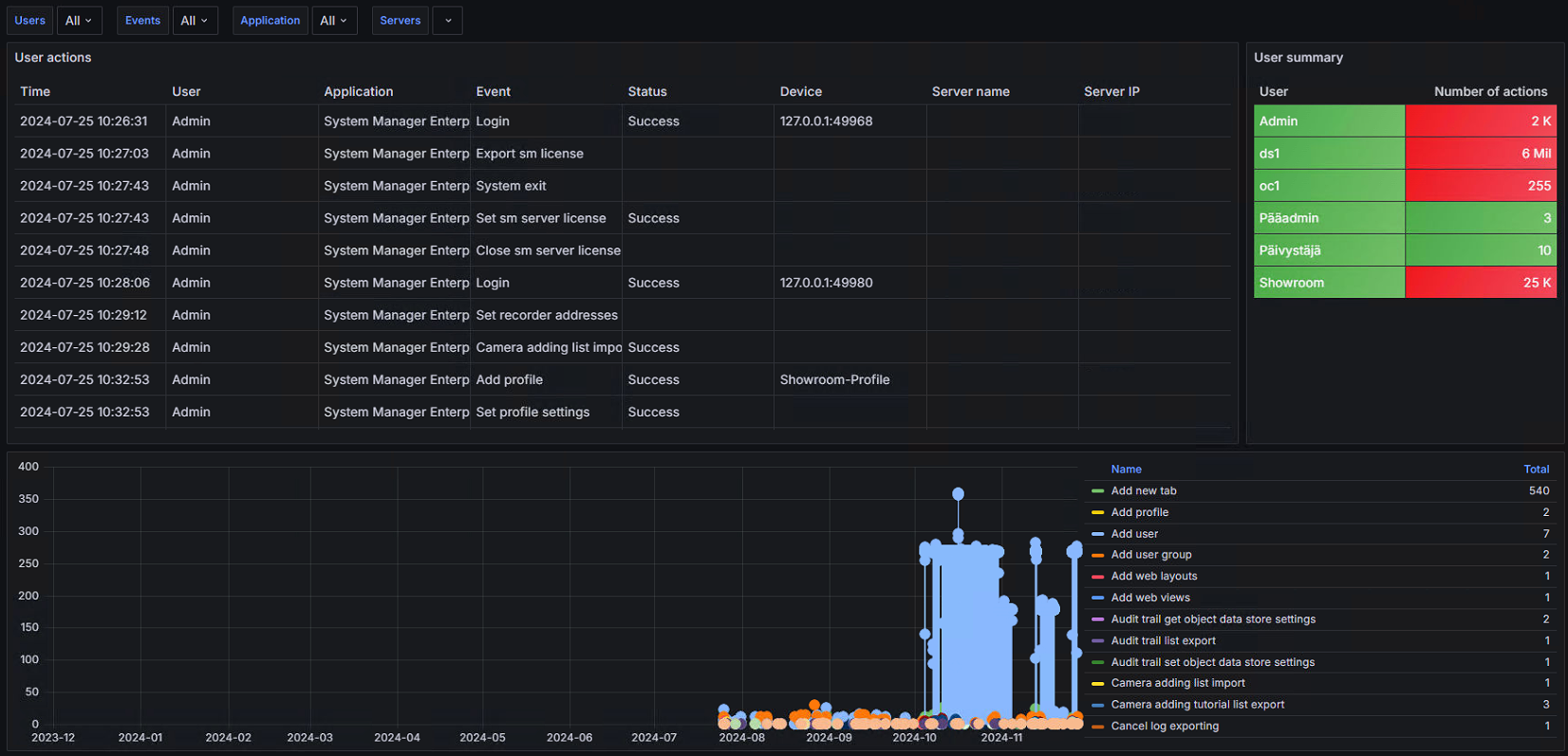
This dashboard shows interactive reports from the Mirasys VMS audit trail database. This dashboard shows the Audit Trail.
This dashboard shows interactive reports from the Mirasys VMS audit trail database.
This dashboard shows the Audit Trail.
Data source config
Collector config:
Upload an updated version of an exported dashboard.json file from Grafana
| Revision | Description | Created | |
|---|---|---|---|
| Download |
