Fastnetmon traffic for specified host
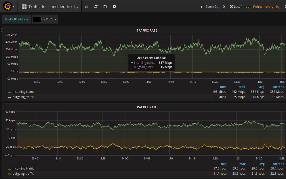
Traffic for specified host for Fastnetmon community edition.
Traffic for specified host for Fastnetmon community edition.
Data source config
Collector config:
Upload an updated version of an exported dashboard.json file from Grafana
| Revision | Description | Created | |
|---|---|---|---|
| Download |
