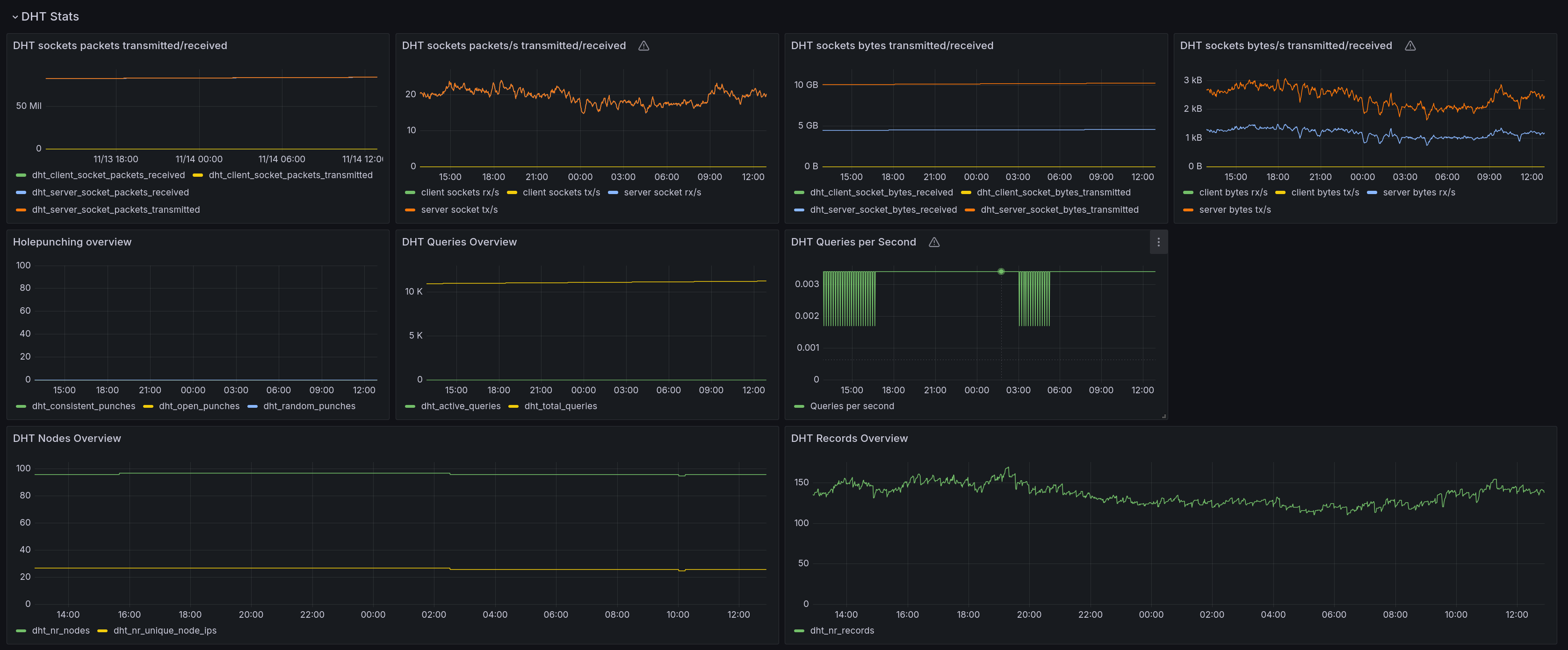
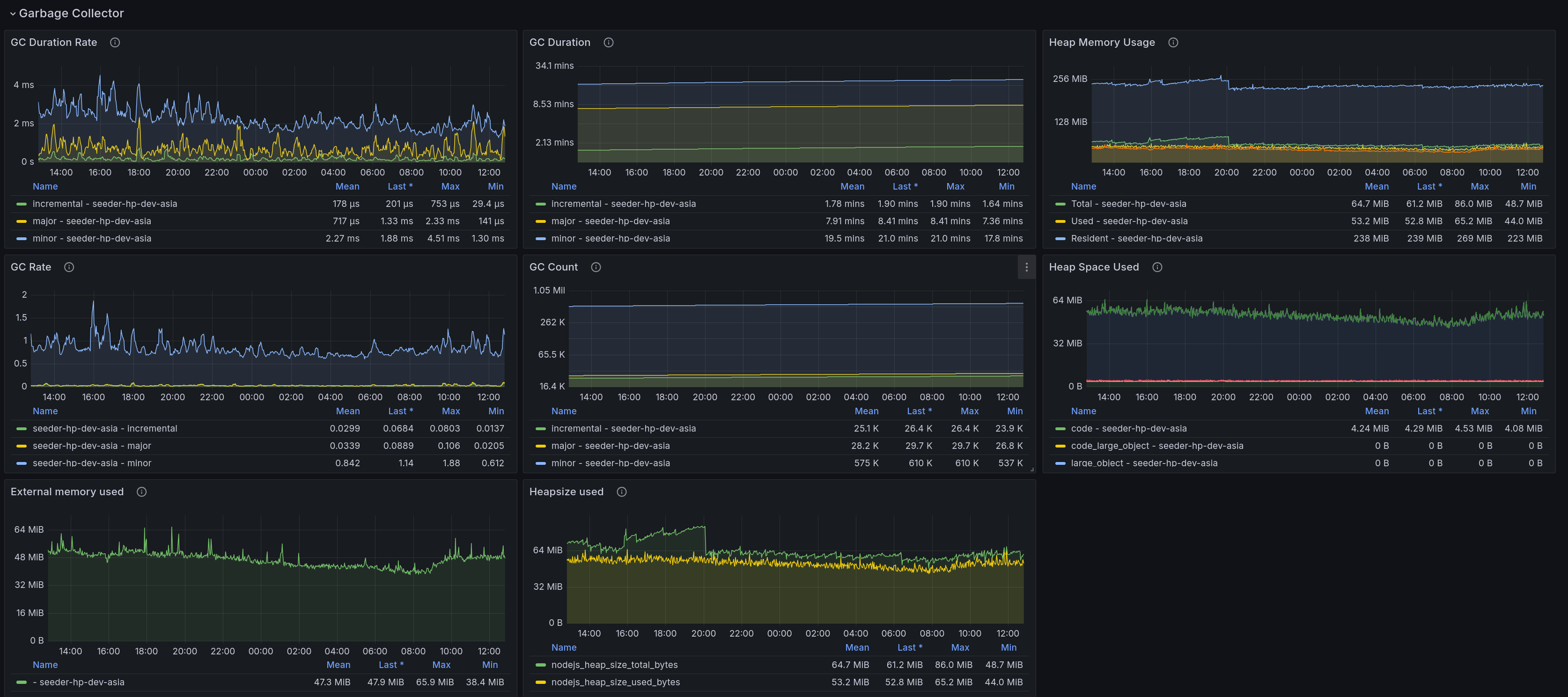
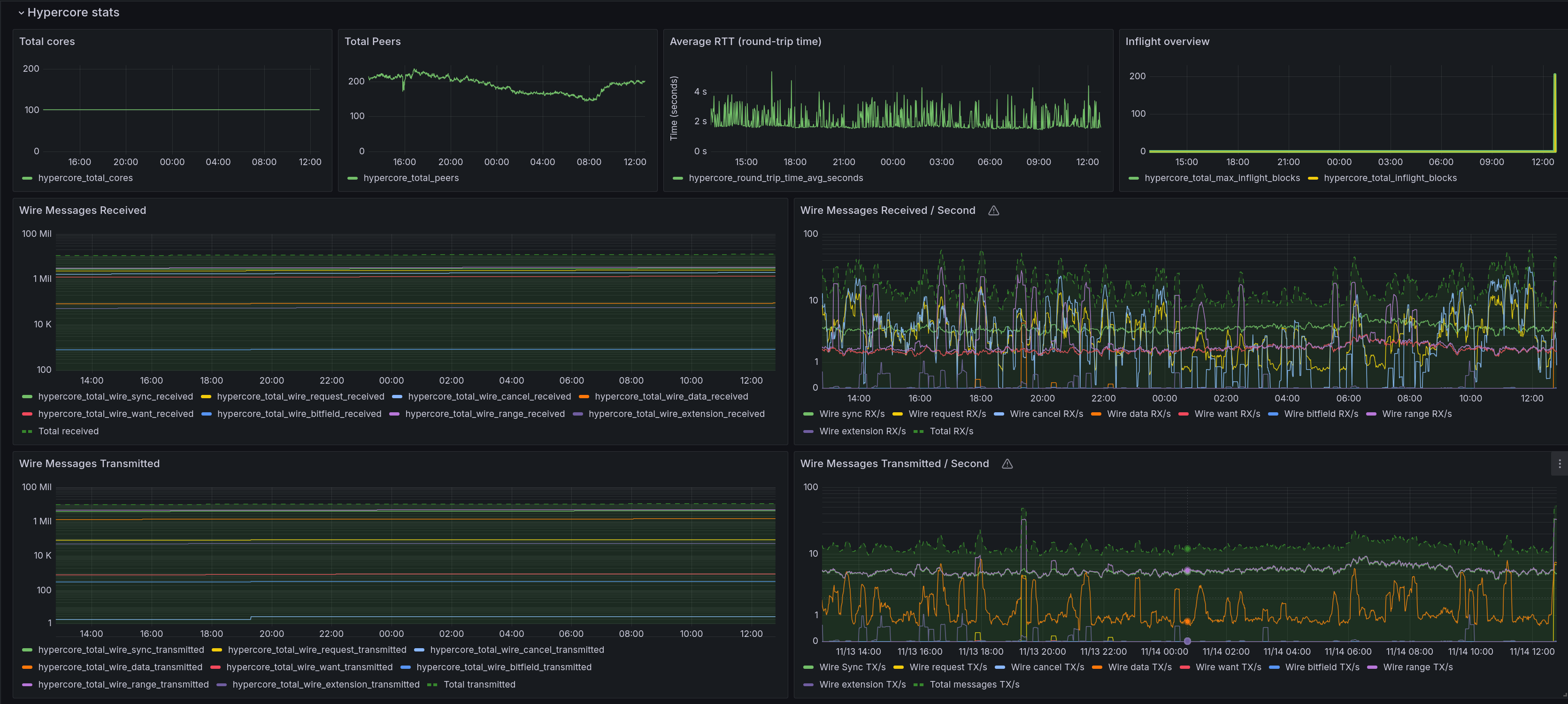
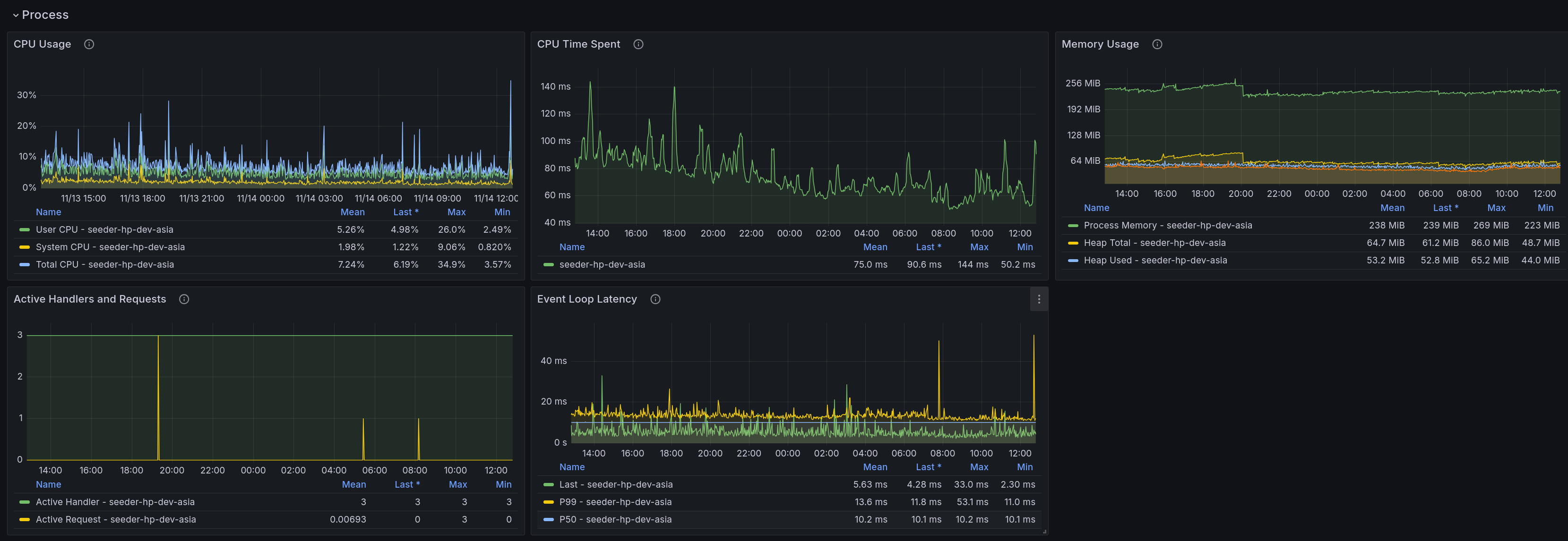
Hypercore / Hyperswarm
All stats relevant for an application built on top of the hypercore stack, including hypercore, hyperswarm, hyperdht, udx
Grafana Hypercore Stats
Grafana dashboard for the Prometheus metrics exposed by hypercore-stats, hyperswarm-stats and hyperdht-stats.
Source: https://github.com/holepunchto/Grafana-hypercore-stats
Built on top of Node.js Exporter Quickstart and Dashboard (for the Node.js metrics).
Data source config
Collector config:
Upload an updated version of an exported dashboard.json file from Grafana
| Revision | Description | Created | |
|---|---|---|---|
| Download |
