Gigamon DNS Details Dashboard
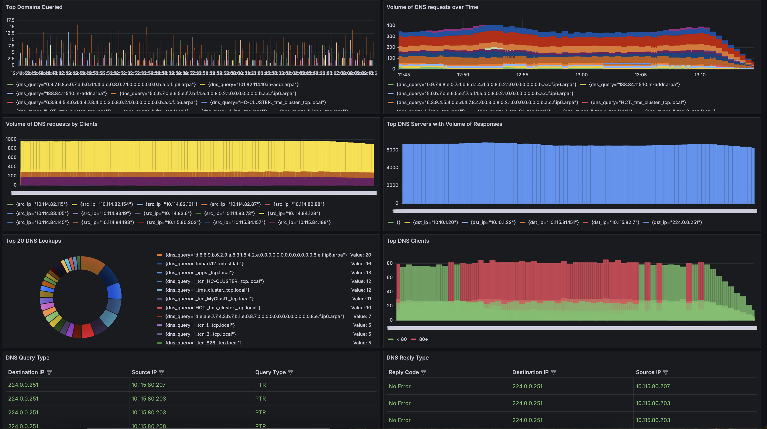
The DNS Dashboard offers valuable insights into DNS traffic, helping you monitor and manage domain resolution activities across your environment. It tracks the top domains queried, providing visibility into which domains are being accessed most frequently. This can help identify critical services or potential threats if unknown or suspicious domains appear in the top list.
The DNS Dashboard offers valuable insights into DNS traffic, helping you monitor and manage domain resolution activities across your environment. It tracks the top domains queried, providing visibility into which domains are being accessed most frequently. This can help identify critical services or potential threats if unknown or suspicious domains appear in the top list.
Data source config
Collector config:
Upload an updated version of an exported dashboard.json file from Grafana
| Revision | Description | Created | |
|---|---|---|---|
| Download |