Synology NAS Details Dashboard for Prometheus
群晖NAS详细仪表板
群晖 NAS 监控
💻📊🔥✅
监控群晖 NAS
- 整体监控架构基于 Prometheus 体系
- 指标采集器基于 SNMP Exporter
- 仪表板基于 Grafana
监控架构

上图中的架构,采集对象是群晖 NAS 采集器使用 SNMP Exporter,基于 vmagent 采集,可以使用的时序库 Prometheus 或者 VictoriaMetrics,最终使用 Grafana 呈现群晖的整体状态。
推荐架构

我这边建议使用夜莺生态架构,可以满足绝大部分的场景需求,符合大部分企业对可观测性的要求。
该采集如何使用可查看公众号文章
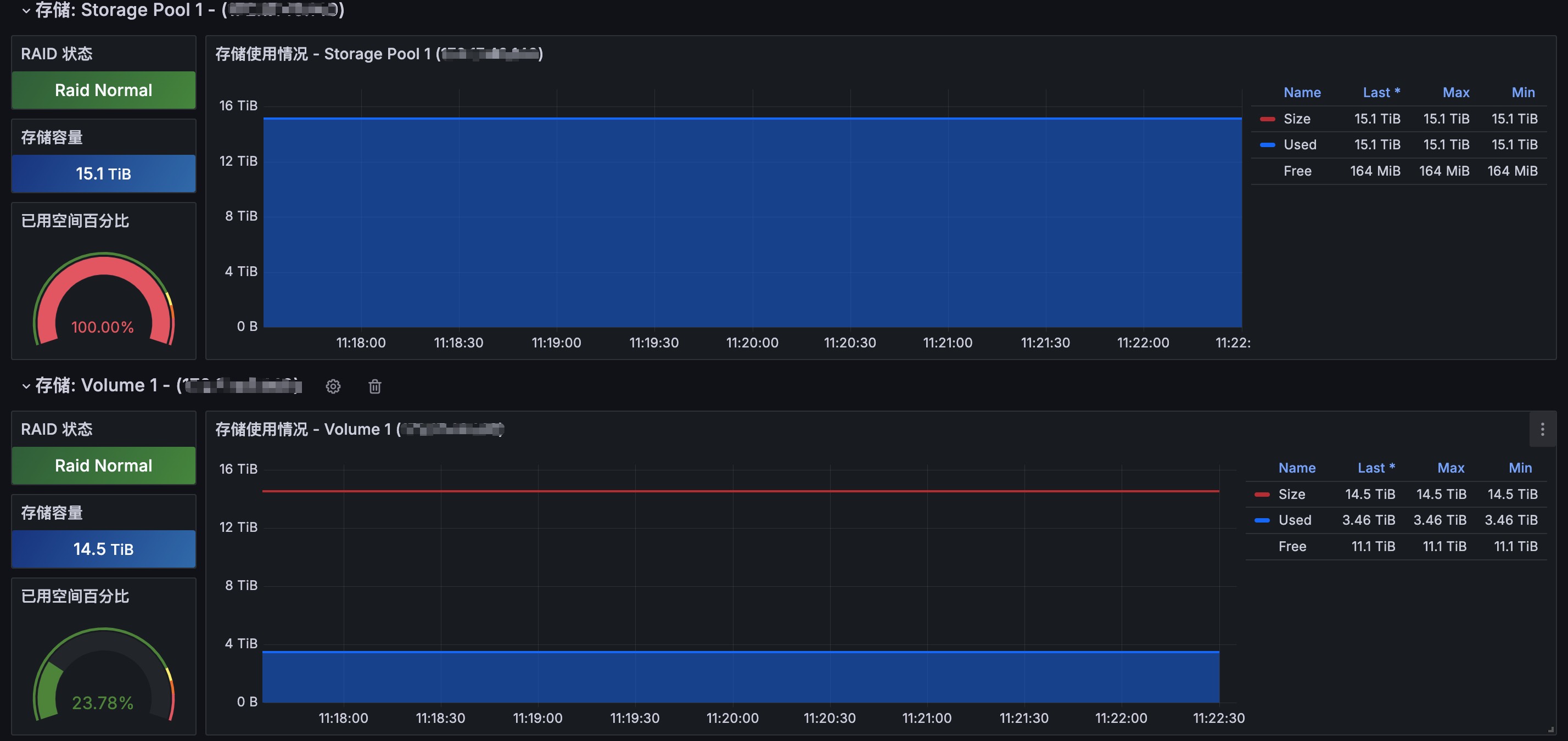
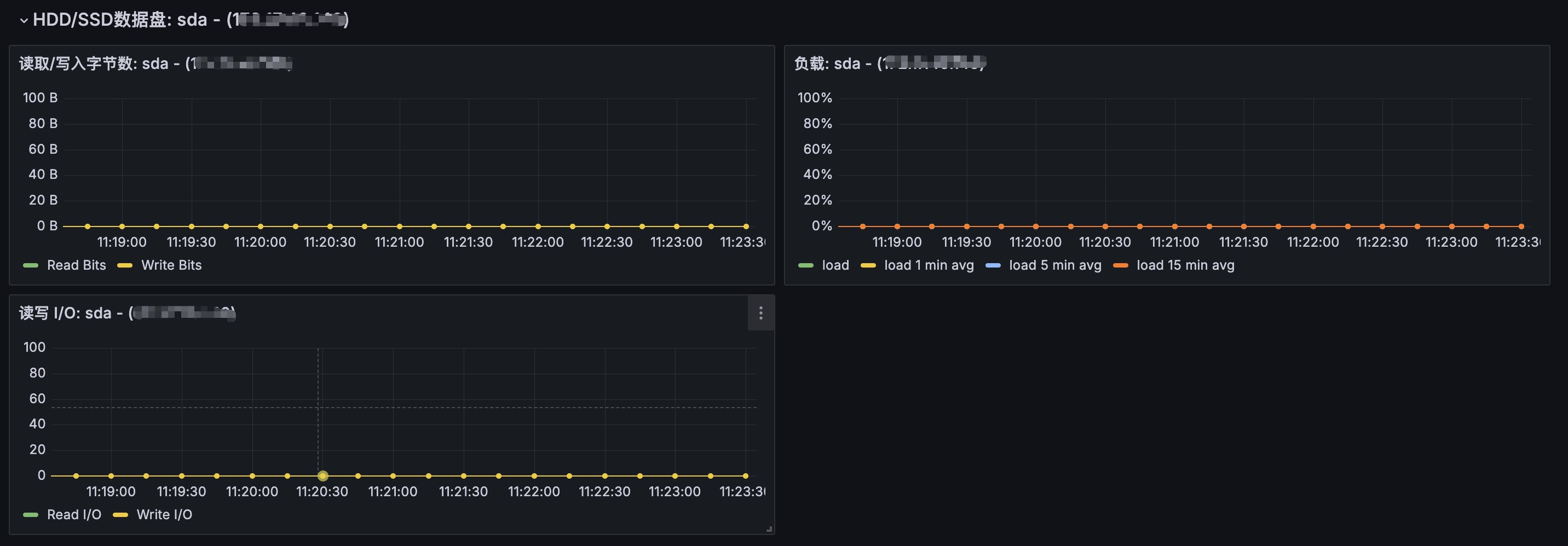
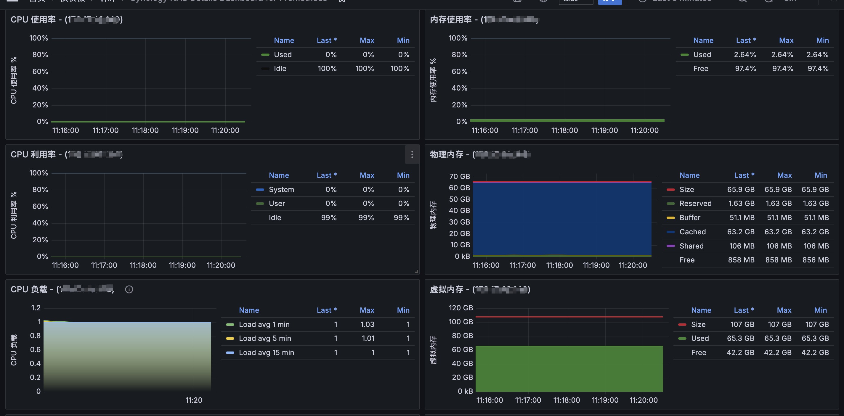
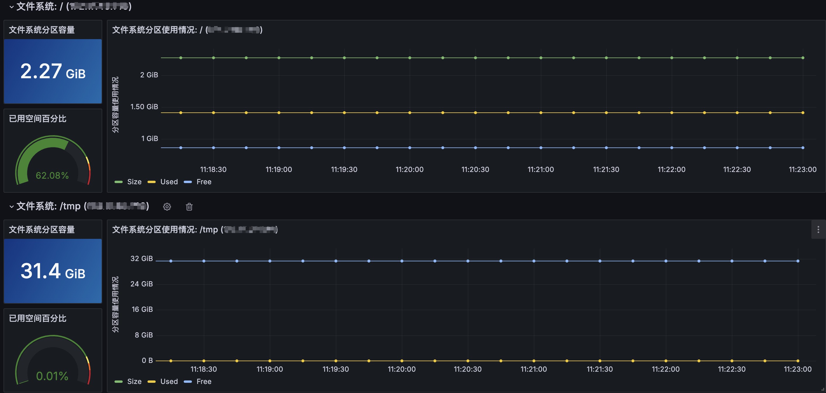
该仪表板主要采集群晖 NAS 指标,实现对群晖 NAS 各组件和内部信息的监控和告警,这里主要以 SNMP 协议开启采集。
SNMP
以 SNMP Exporter 作为采集器,群晖 NAS 开启 SNMP 服务,这里以 SNMP v3 版本为例,需要提前在群晖 NAS 上开启 SNMP v3,如下所示:

如何采集
- 利用我生成好的配置文件
- 修改
SNMP认证模块参数 - 抓取配置配置好
采集配置文件:采集配置
修改 snmp_synology_nas.yml 文件中的头部认证模块:
auths:
synology_v3:
community: public
security_level: authPriv
username: monitor
password: Mrot@2024neo
auth_protocol: SHA
priv_protocol: AES
priv_password: Mrot@2024mei
version: 3
在群晖NAS中你配置的 SNMP v3 版本的参数在配置文件中修改下,修改完成后,可以直接保存即可,把你的配置文件放到 SNMP Exporter 采集配置中,即可实现采集。
配置抓取任务:
scrape_configs:
- job_name: "synology"
scrape_interval: 15s
scrape_timeout: 10s
file_sd_configs:
- files:
- /etc/victoriametrics/vmagent/synology-nas.yml
# refresh_interval: 2m vmagent 不支持这个参数 prometheus 中可使用这个参数
relabel_configs:
- source_labels: ["__address__"]
target_label: __param_target
- source_labels: ["__param_target"]
target_label: instance
- target_label: __address__
replacement: 172.17.40.13:9116
- source_labels: ["module"]
target_label: __param_module
- source_labels: ["auth"]
target_label: __param_auth
/etc/victoriametrics/vmagent/synology-nas.yml
Prometheus 通过文件发现机制定义的采集目标
- labels:
module: synology_common,synology_interface
auth: synology_v3
brand: Synology
targets:
- 172.17.40.140
更多信息
如果需要了解关于监控的更多信息,还请关注公众号:网络小斐,下面是公众号二维码。

Data source config
Collector config:
Upload an updated version of an exported dashboard.json file from Grafana
| Revision | Description | Created | |
|---|---|---|---|
| Download |
Metrics Endpoint (Prometheus)
Easily monitor any Prometheus-compatible and publicly accessible metrics URL with Grafana Cloud's out-of-the-box monitoring solution.
Learn more