Mithril aggregator
Mithril aggregator metrics dashboard
Welcome to the Mithril aggregator dashboard for Grafana!
With this dashboard you can leverage the Prometheus endpoint of your Mithril aggregator node to visualize its key metrics.
In order to activate the metrics endpoint of your node, please refer to this guide: https://mithril.network/doc/manual/developer-docs/nodes/mithril-aggregator#subcommands
Then configure the scraping of the metrics in a job name mithril-aggregators, add as many targets as you need in /etc/prometheus/prometheus.yml. Here is an example configuration:
- job_name: 'mithril-aggregators'
static_configs:
- targets: ['localhost:9090']
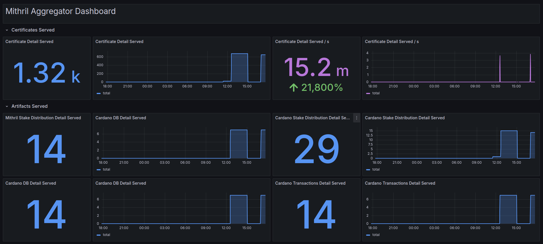
Here is a list of the metrics provided by the Mithril dashboard which will help better monitoring of the Mithril signer node:
| Metrics | Description |
|---|---|
| Certificate Detail Served | Total number of certificates served for the selected period. |
| Mithril Stake Distribution Detail Served | Total number of Mithril stake distribution artifact details served for the selected period. |
| Cardano Stake Distribution Detail Served | Total number of Cardano stake distribution artifact details served for the selected period. |
| Cardano DB Detail Served | Total number of Cardano database artifact details served for the selected period. |
| Cardano DB Restorations | Total number of Cardano database restorations for the selected period. |
| Cardano Transactions Detail Served | Total number of Cardano transaction artifact details served for the selected period. |
| Cardano Transactions Proofs Served | Total number of Cardano transaction proofs served for the selected period. |
| Cardano Transactions Proved | Total number of Cardano transactions proved for the selected period. |
| Signer Registrations Received | Total number of signer registrations received for the selected period. |
| Signatures Registrations Received | Total number of signature registrations received for the selected period. |
| Mithril Stake Distribution Artifacts Produced | Total number of Mithril stake distribution artifacts produced for the selected period. |
| Cardano Stake Distribution Artifacts Produced | Total number of Cardano stake distribution artifacts produced for the selected period. |
| Cardano DB Artifacts Produced | Total number of Cardano database artifacts produced for the selected period. |
| Cardano Transactions Artifacts Produced | Total number of Cardano transaction artifacts produced for the selected period. |
| Certificates Produced | Total number of certificates produced for the selected period. |
| State Machine Cycles | Total number of state machine cycles for the selected period. |
| State Machine Cycles Success | Number of state machine cycles that ended successfully for the selected period. |
| State Machine Cycles Errors | Number of state machine cycles that ended due to an error for the selected period. |
Learn more about Mithril at https://mithril.network
Feel free to reach out to us on the Discord channel for questions and/or help.
Data source config
Collector config:
Upload an updated version of an exported dashboard.json file from Grafana
| Revision | Description | Created | |
|---|---|---|---|
| Download |