Redpanda Kafka Producer Metrics
Kafka Producer Java client metrics
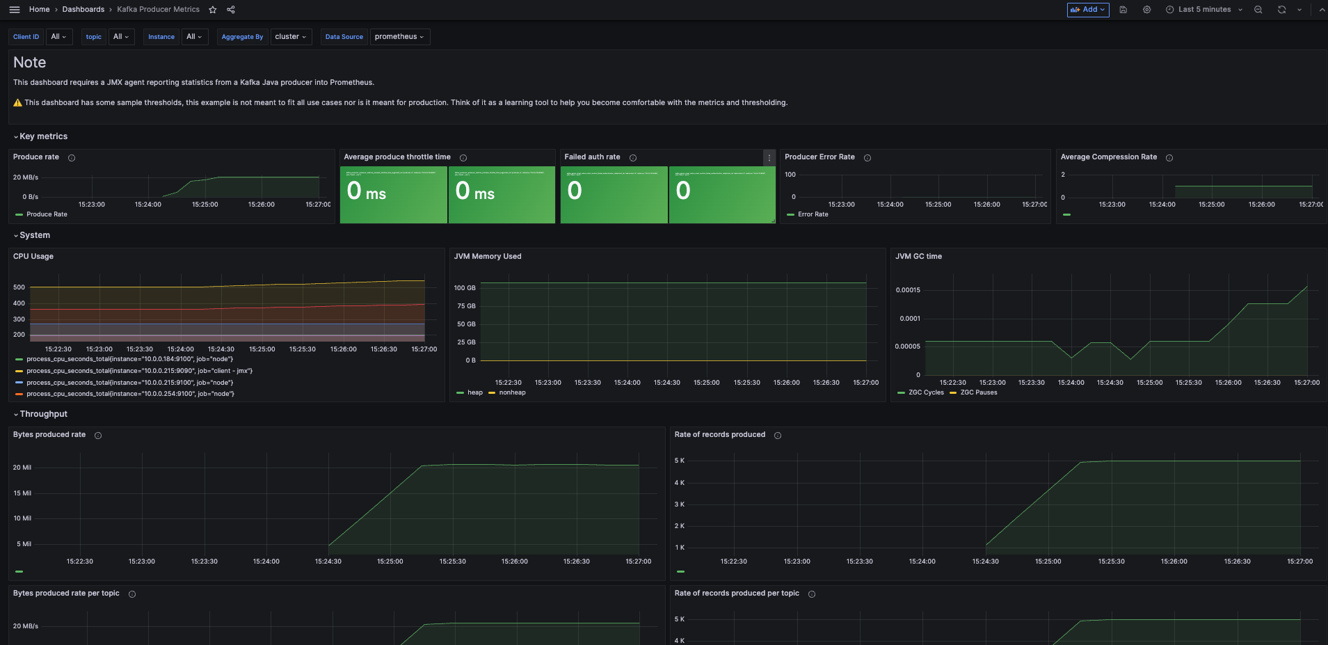
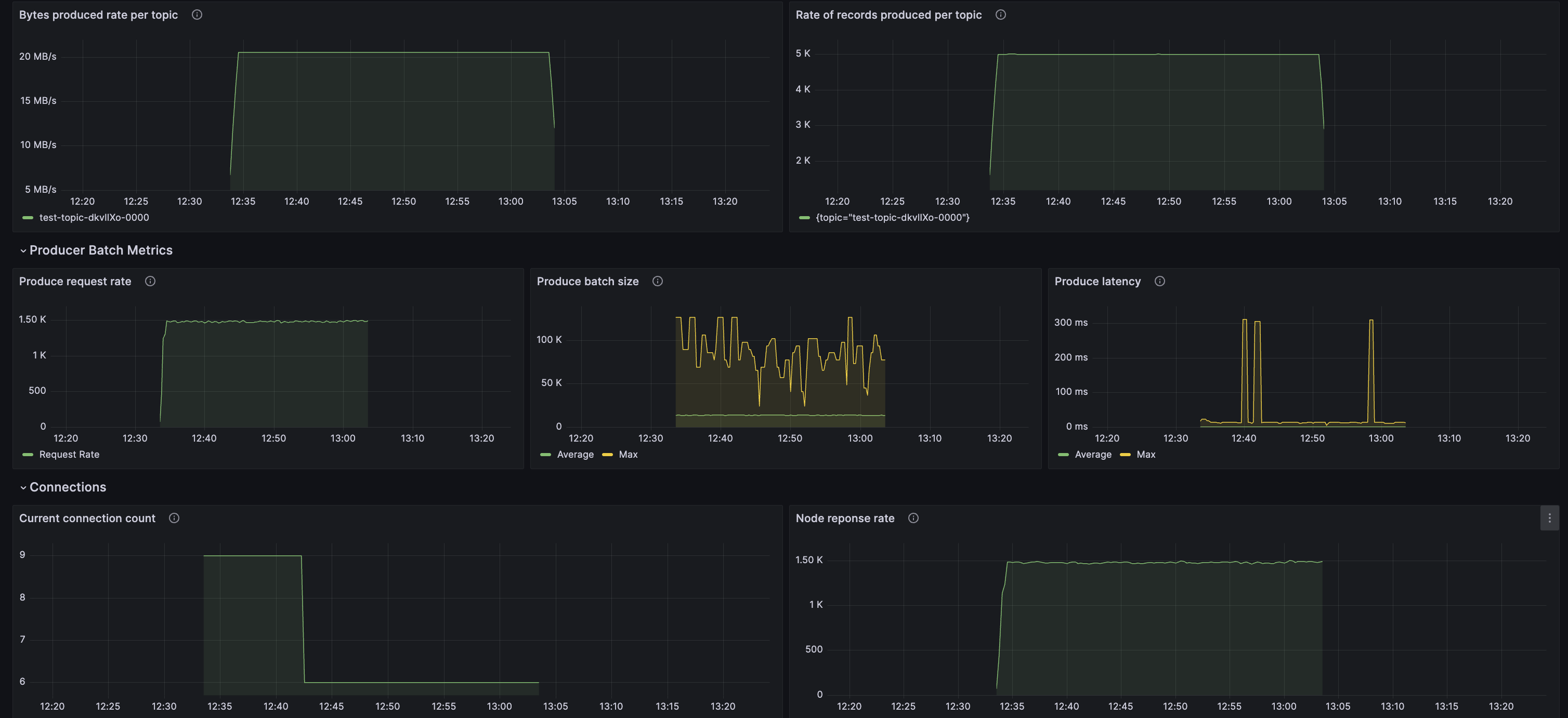
Kafka Producer metrics reporting System Metrics usage, Throughput, Producer batch metrics, connection metrics
Data source config
Collector config:
Upload an updated version of an exported dashboard.json file from Grafana
| Revision | Description | Created | |
|---|---|---|---|
| Download |
Kafka
Easily monitor your Kafka deployment with Grafana Cloud's out-of-the-box monitoring solution.
Learn more