Node.js | Synology Spreadsheet API server
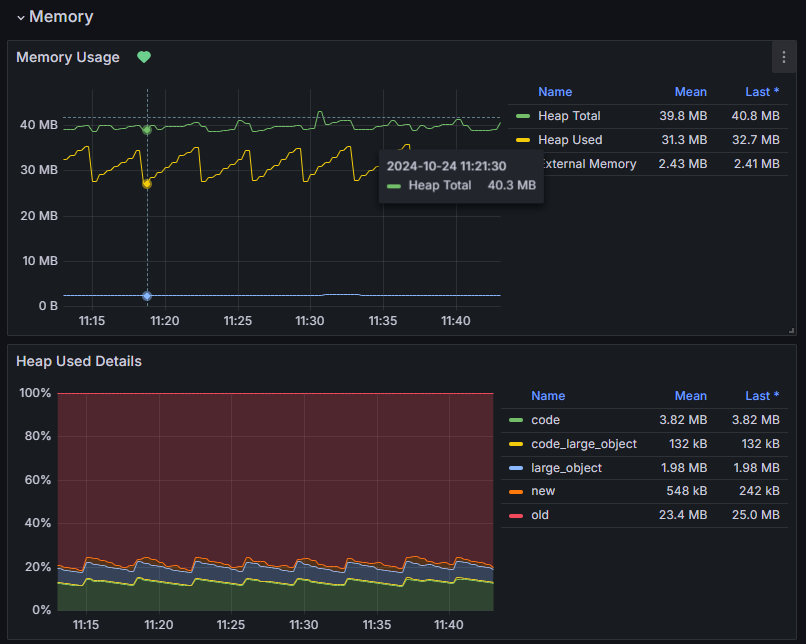
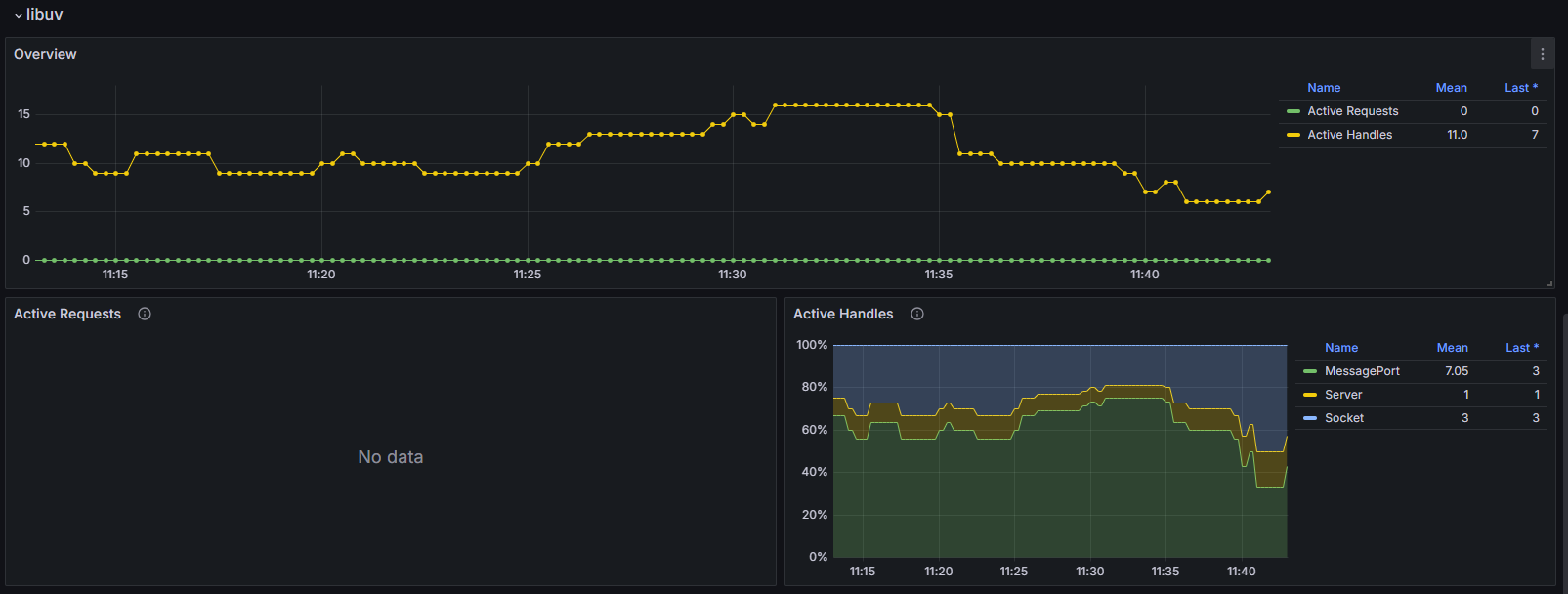
Monitor Node.js health
- Memory usage
- Event loop lags, active resources
- libuv active requests & handles
- Garbage collection rate & latency
Data source config
Collector config:
Upload an updated version of an exported dashboard.json file from Grafana
| Revision | Description | Created | |
|---|---|---|---|
| Download |
