EVCC: Jahr
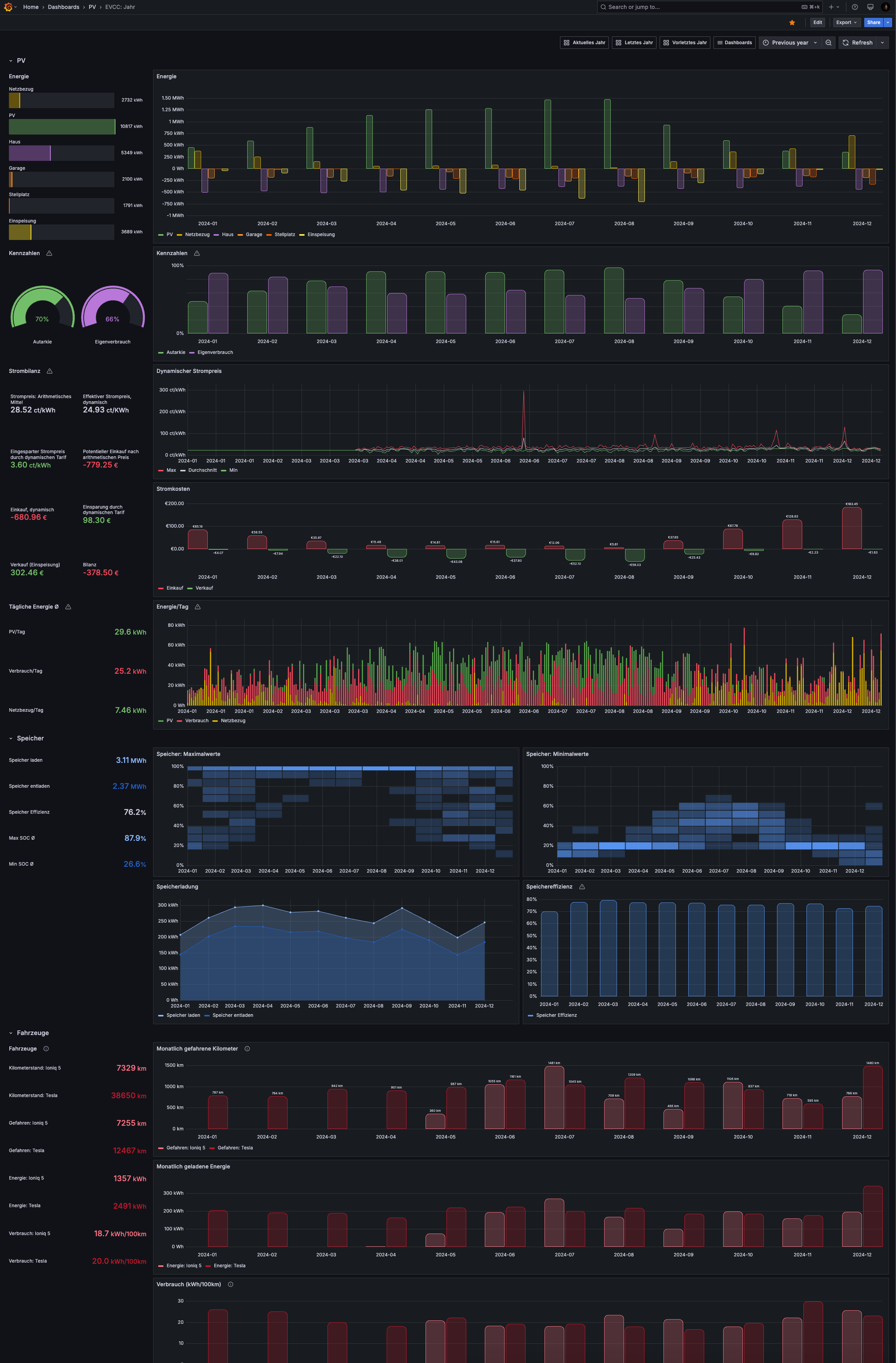
Requires EVCC (https://evcc.io), InfluxDB 1.8 and an aggregation script for long-term statistics
Please visit https://github.com/ha-puzzles/evcc-grafana-dashboards for more details on how to get this dashboard running in combination with EVCC.
Data source config
Collector type:
Collector plugins:
Collector config:
Revisions
Upload an updated version of an exported dashboard.json file from Grafana
| Revision | Description | Created | |
|---|---|---|---|
| Download |