Kasa Collector - Device Details
Kasa Collector provides a way of collecting real-time energy data from Kasa Smart Plugs. These Grafana dashboards offer visualizations for their Current, Voltage, Power, and Total Watt Hours.
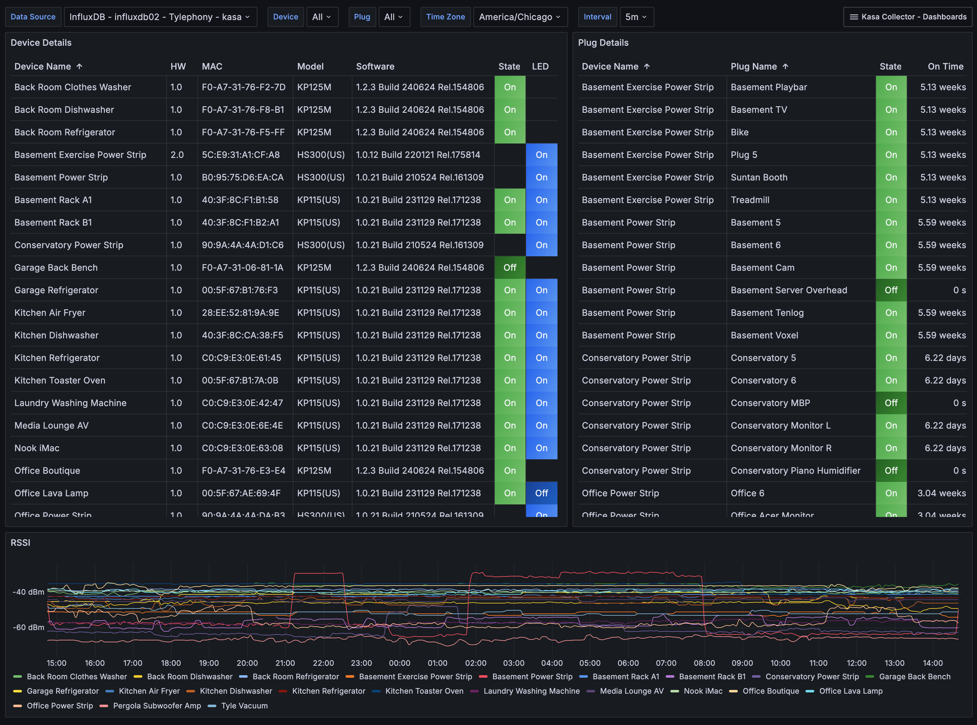
The Device Details overviews connected smart devices and plugs, focusing on their state, software version, and network connectivity. The device table shows key details such as device names, models, firmware versions, and current on/off status. A second panel lists individual plugs on power strips, showing their state and usage duration. A real-time graph at the bottom tracks each device's signal strength over time. You can filter the dashboard by device, plug, and time zone using the dropdown menus at the top.
More details on these Kasa Collector dashboards may be found:
Github Project: https://github.com/lux4rd0/kasa-collector/
Web Site: https://labs.lux4rd0.com/kasa-collector/
Data source config
Collector config:
Upload an updated version of an exported dashboard.json file from Grafana
| Revision | Description | Created | |
|---|---|---|---|
| Download |
