Node exporter single server

Dashboard to get an overview of one server

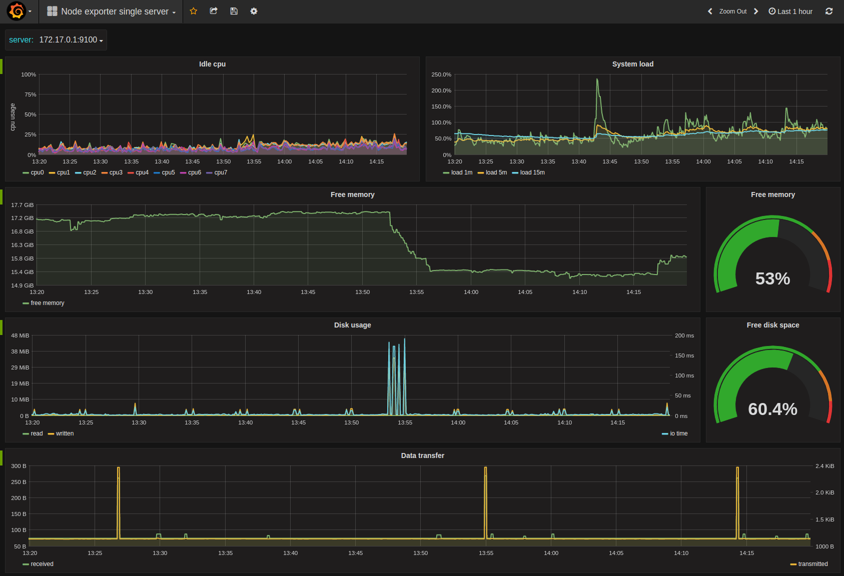
Node exporter single server screenshot 1

Dashboard for getting a quickly overview of a single server. Based on the data from node_exporter using default flags.

The dashboard includes

  • Idle cpu per core
  • System load 1m/5m/15m
  • Free memory
  • Disk usage from all avilable disks.
  • Data transfer (received/transmitted)

Feedback

Comments? suggestions? Please open issues/pull requests to https://github.com/bergquist/dashboards

Revisions
RevisionDescriptionCreated
Linux Server

Linux Server

by Grafana Labs
Grafana Labs solution

Monitor Linux with Grafana. Easily monitor your Linux deployment with Grafana Cloud's out-of-the-box monitoring solution.

Learn more

Get this dashboard

Import the dashboard template

or

Download JSON

Datasource
Dependencies