AWS DynamoDB CloudWatch
AWS DynamoDB CloudWatch metrics
DynamoDB
DynamoDB, Kinesis Data Streams, DynamoDB Streams metrics and Global Table metrics.

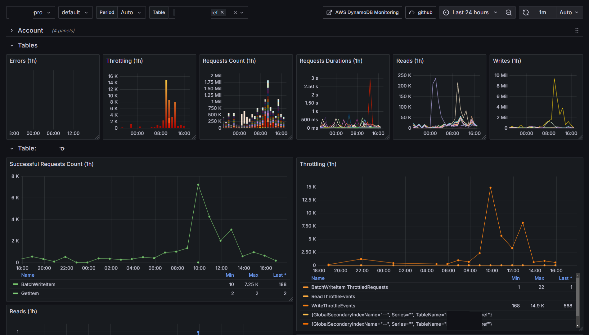
Tables metrics
A header graphs which display important metrics for all tables in the account (datasource)

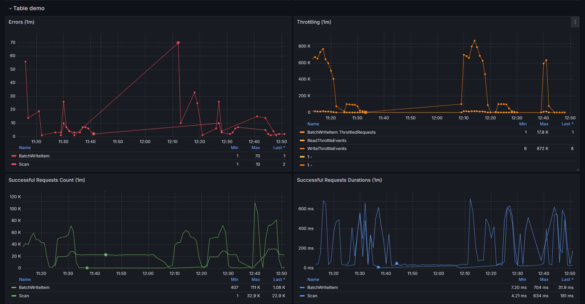
Table metrics
Errors / Throttles / Rates / Durations

Table and Global Secondary Indexes Reads / Write

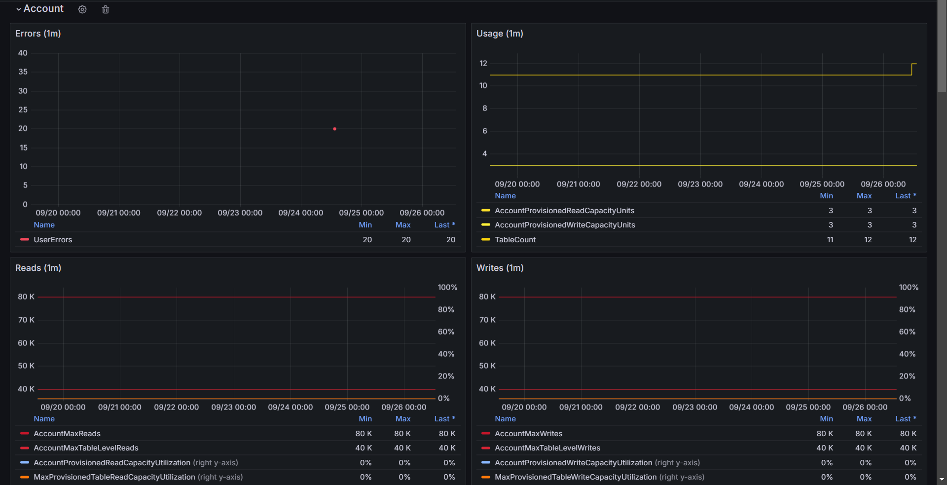
Account metrics
DynamoDB is a SAAS product from AWS and comes with quotas and rate limiting.

Data source config
Collector type:
Collector plugins:
Collector config:
Revisions
Upload an updated version of an exported dashboard.json file from Grafana
| Revision | Description | Created | |
|---|---|---|---|
| Download |
Amazon DynamoDB
With the Grafana plugin for Amazon DynamoDB, you can quickly visualize and query your Amazon DynamoDB data from within Grafana.
Learn more