freebox-exporter-rs
Grafana board for the freebox exporter https://github.com/shackerd/freebox-exporter-rs
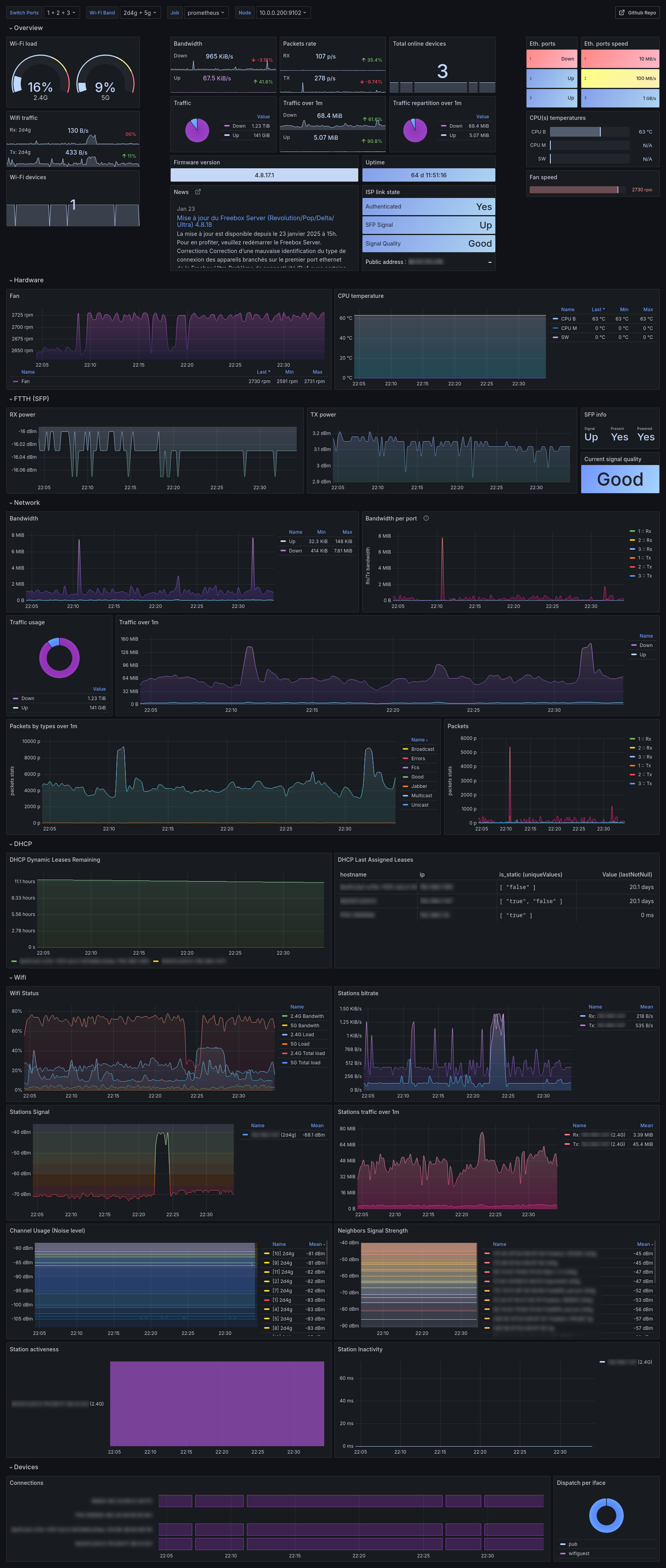
The freebox-exporter-rs dashboard uses the prometheus data source to create a Grafana dashboard with the bargauge, gauge, news, piechart, stat, state-timeline, table and timeseries panels.
Data source config
Collector type:
Collector plugins:
Collector config:
Revisions
Upload an updated version of an exported dashboard.json file from Grafana
| Revision | Description | Created | |
|---|---|---|---|
| Download |