App Metrics - Web Monitoring - Graphite
Dashboard to visualize metrics captured by App Metrics ASP.NET Core Middleware 1.2.0, tested with App.Metrics.Extensions.Reporting.Graphite 1.2.0 - http://app-metrics.io/
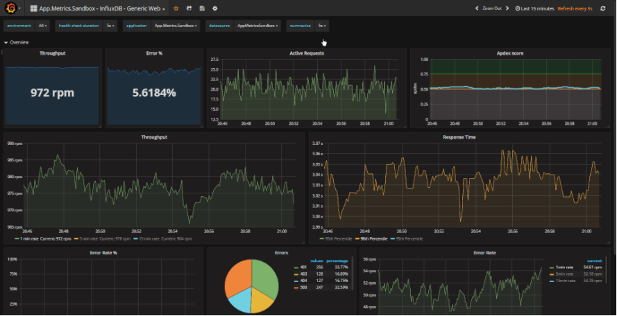
This dashboard is to be used with App Metrics InfluxDB reporting, App Metrics is an open-source and cross-platform .NET library used to record metrics within an application. More specifically it is for use with the default metrics captured by App Metric’s ASP.NET Core Middleware. See the documentation for more details http://app-metrics.io/reporting/graphite.html and the main github repo - https://github.com/alhardy/AppMetrics.
Data source config
Collector config:
Upload an updated version of an exported dashboard.json file from Grafana
| Revision | Description | Created | |
|---|---|---|---|
| Download |
