Red Hat AMQ broker [On-prem]
Dashboard for monitoring Red Hat AMQ Broker or Apache artemis. This is mainly meant for On-prem version. Git repo: https://github.com/pramodmax/artemis-grafana-dashboard
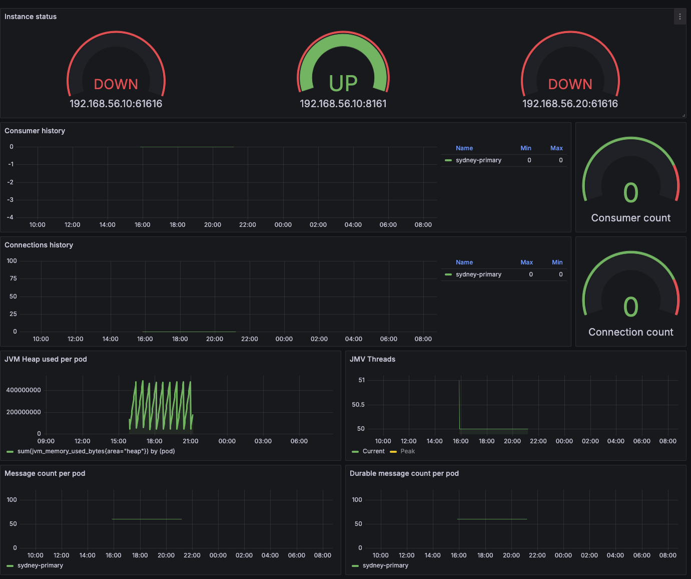
This dashboard shows the Artemis consumer, connection, jvm, message details. This is intended to be used for getting started with the dashboard.
Git repo: https://github.com/pramodmax/artemis-grafana-dashboard
Data source config
Collector config:
Upload an updated version of an exported dashboard.json file from Grafana
| Revision | Description | Created | |
|---|---|---|---|
| Download |
