Minecraft Server Stats - Updated
Updated Version of https://grafana.com/grafana/dashboards/16508-minecraft-server-stats/
This is an updated Version of: https://grafana.com/grafana/dashboards/16508-minecraft-server-stats/
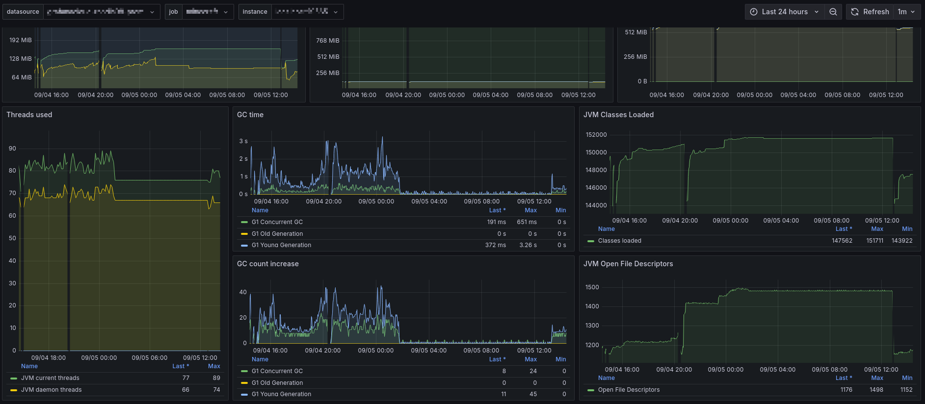
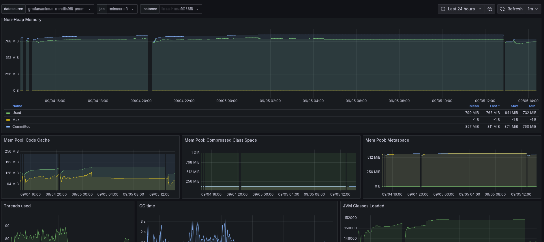
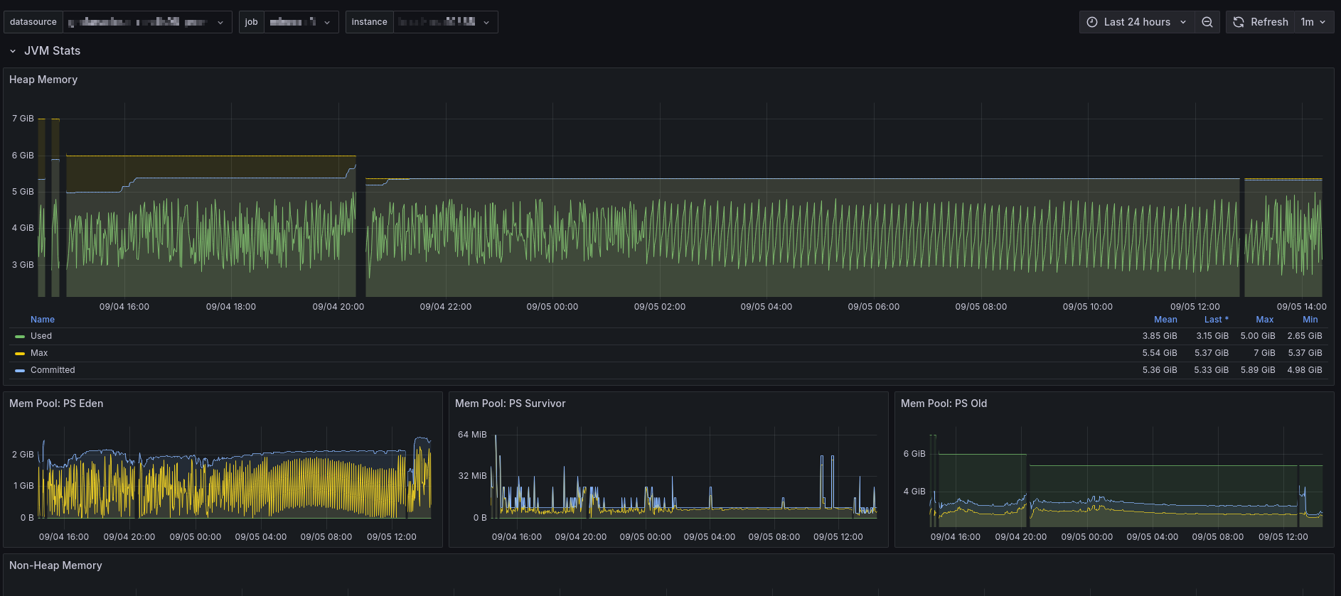
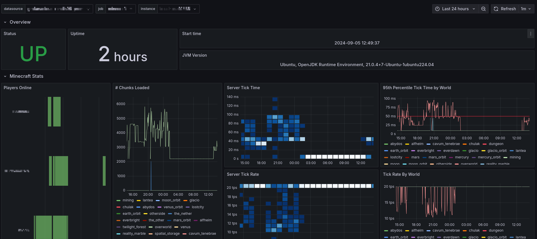
Displays server stats exported by https://github.com/cpburnz/minecraft-prometheus-exporter
The Minecraft Server Stats dashboard uses the prometheus data source to create a Grafana dashboard with the graph, heatmap, stat, state-timeline and timeseries panels
Data source config
Collector config:
Upload an updated version of an exported dashboard.json file from Grafana
| Revision | Description | Created | |
|---|---|---|---|
| Download |
