Gatling
Gatling InfluxDB metrics from Perfana x2i or grafana-to-influxdb (g2i) exporters Dashboard
Perfana has two projects:
They send gatling simulation logs into InfluxDB
It works well with InfluxDB 1.8, InfluxDB 2.0, with Telegraf, ... All ways: https://github.com/perfana/x2i/issues/2
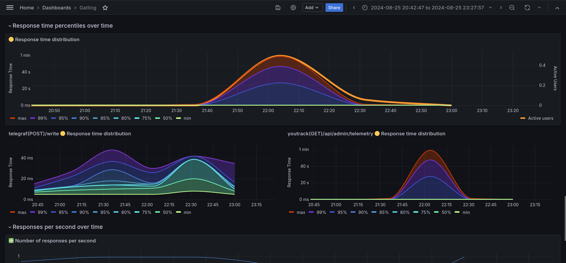
There is a dashboard for the data sources InfluxDB 1.8 or InfluxDB 2.0 with v1 auth login and password.
The main source is a variable:
- source.
It should be an InfluxQL data source.
The dashboard has main gatling.conf options:
- maxPlotPerSeries,
- lowerBound,
- higherBound,
- percentile1,
- percentile2,
- percentile3,
- percentile4.
It has a global filter:
- GlobalFilter is a global filter tag name,
- Filter values is a global filter value.
It is useful for CI/CD reports, for example: GlobalFilter = GITHUB_RUN_ID, Filter values = 123456789. It works well with any custom tags
Data source config
Collector config:
Upload an updated version of an exported dashboard.json file from Grafana
| Revision | Description | Created | |
|---|---|---|---|
| Download |
