WireGuard wg-easy
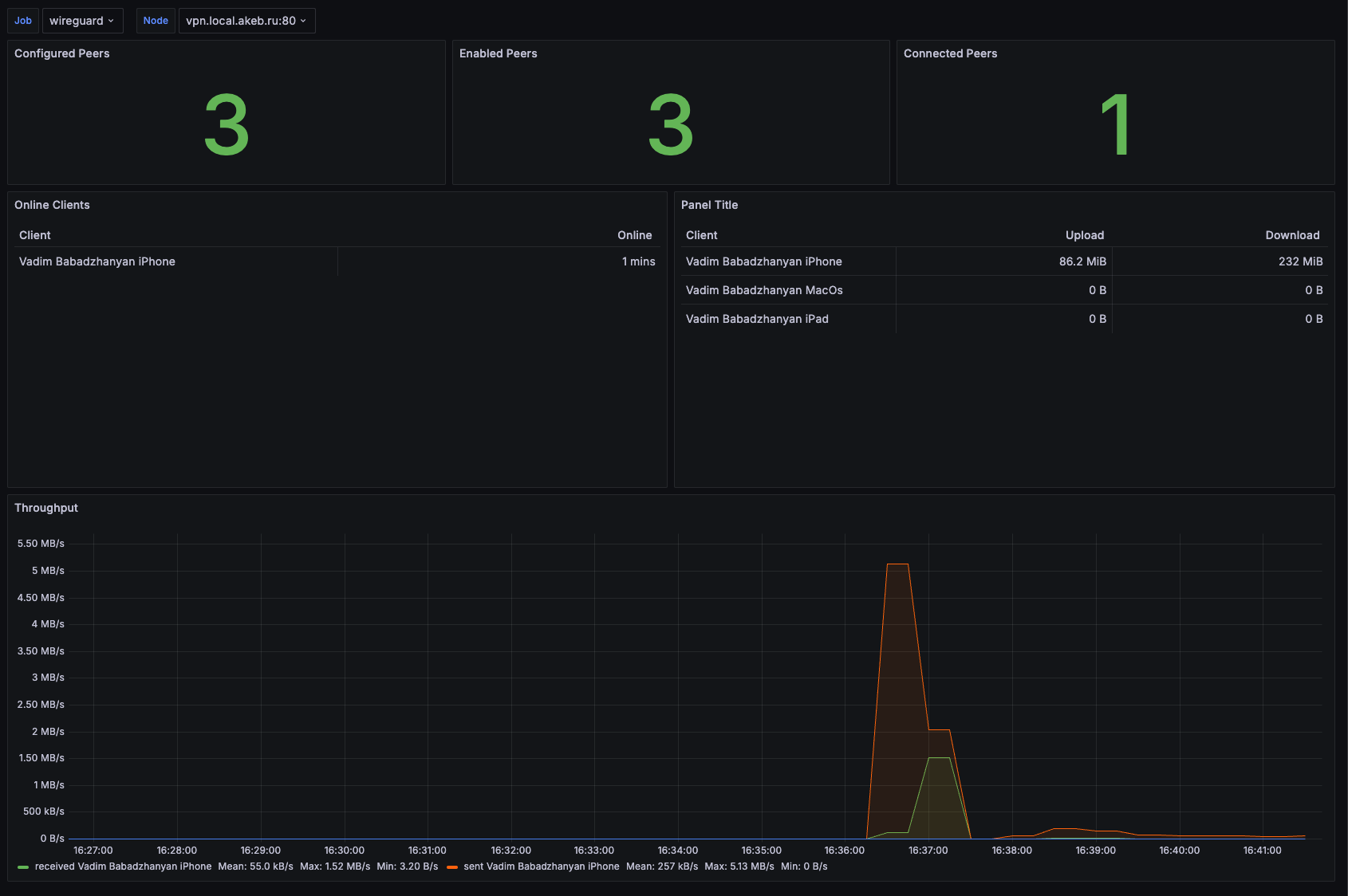
Dashboard for wg-easy exporter https://github.com/wg-easy/wg-easy
Dashboard for wg-easy exporter https://github.com/wg-easy/wg-easy
Data source config
Collector config:
Upload an updated version of an exported dashboard.json file from Grafana
| Revision | Description | Created | |
|---|---|---|---|
| Download |
