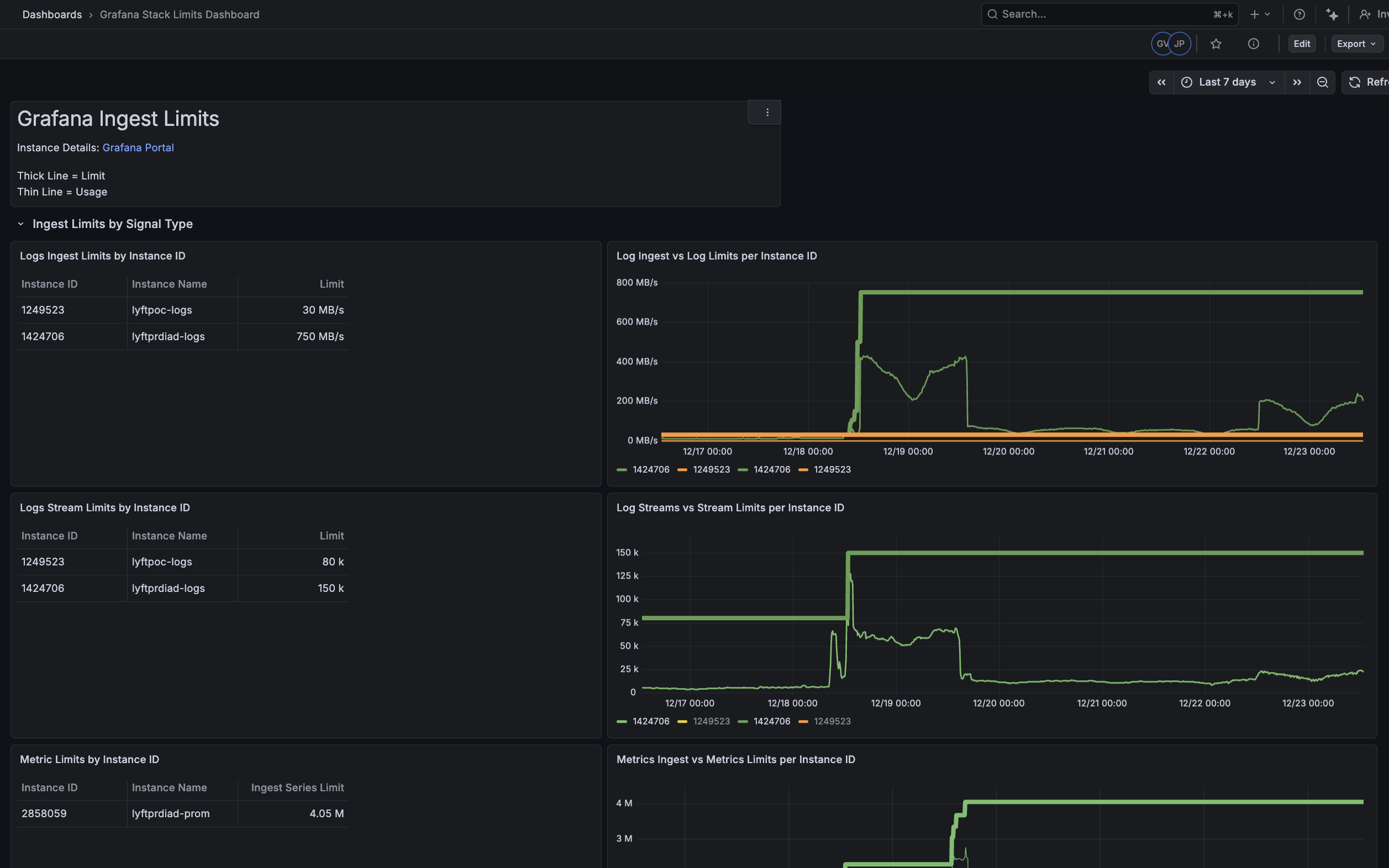
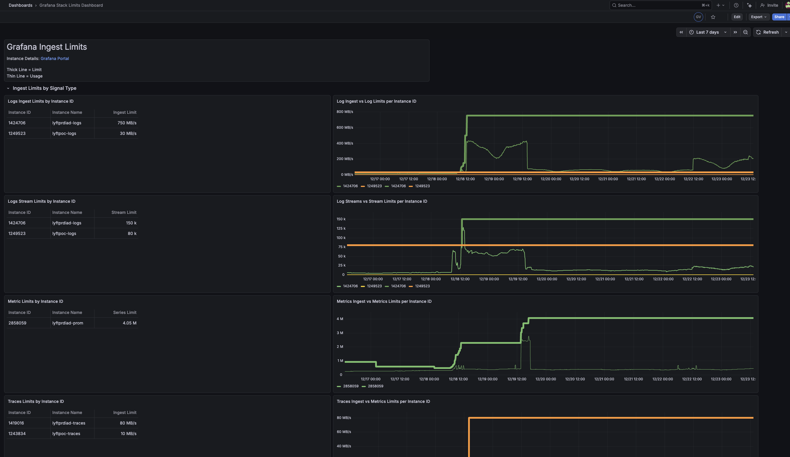
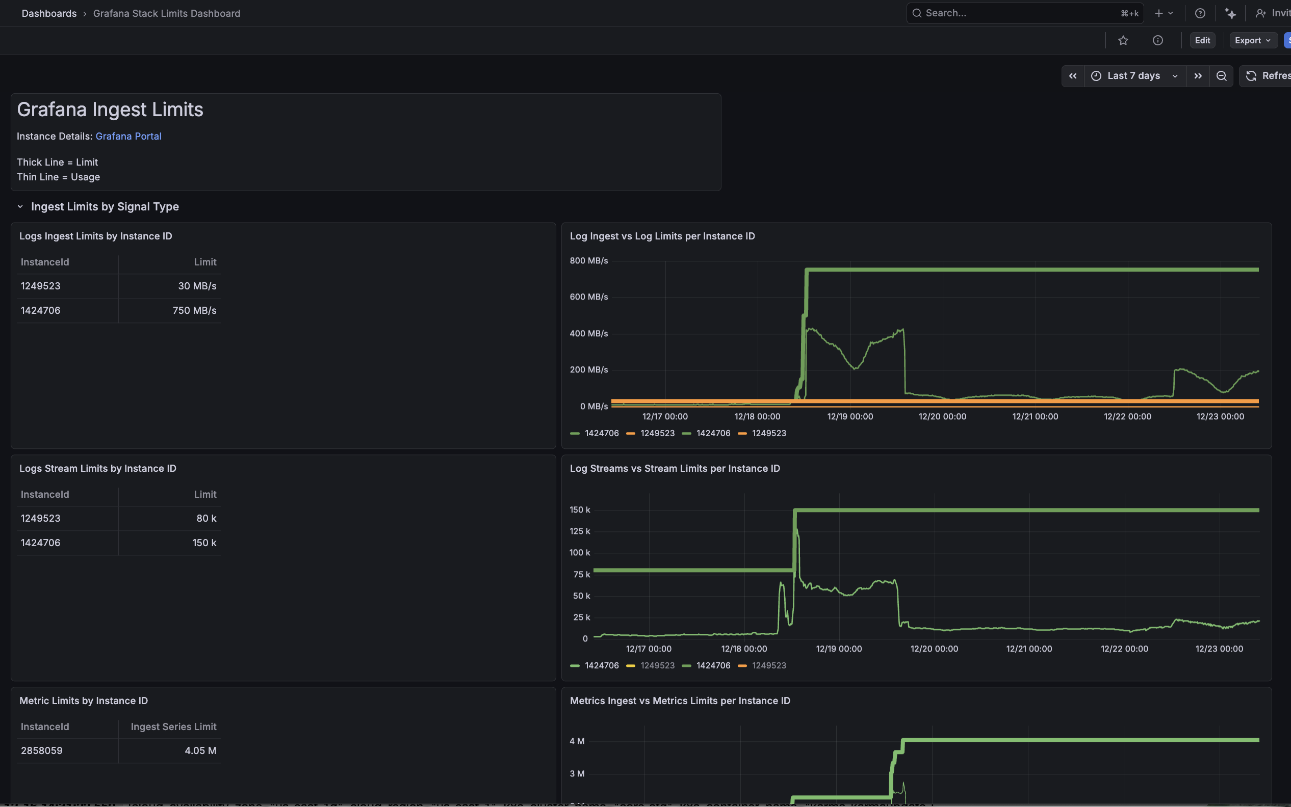
Grafana Stack Limits Dashboard
Grafana Cloud Ingest Limit by InstanceId
Go to Dashboard, click “new” then “import” enter the ID 21686 and hit apply
Data source config
Collector config:
Upload an updated version of an exported dashboard.json file from Grafana
| Revision | Description | Created | |
|---|---|---|---|
| Download |
