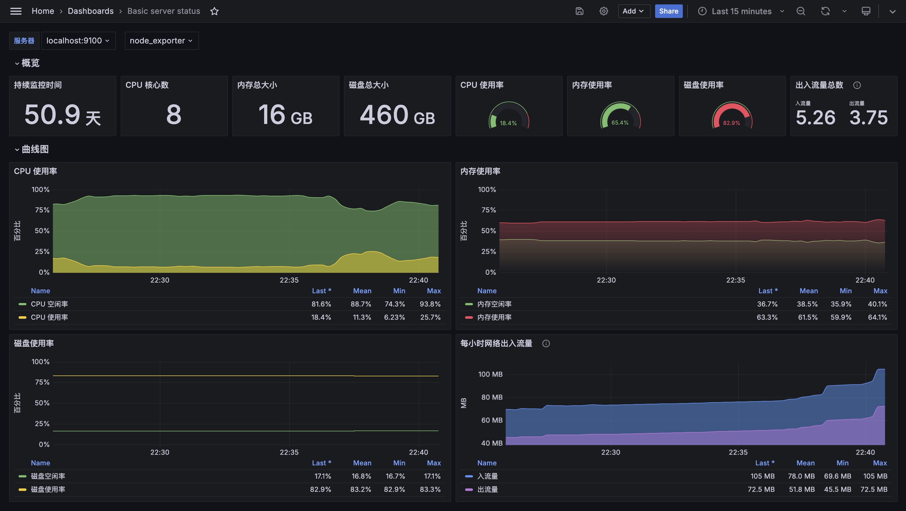
Basic server status
Usage of the server CPU, hard disk, memory, and network
A example from https://hezebin.com/article/66b3b2884379b36dec11a1a2
Data source config
Collector type:
Collector plugins:
Collector config:
Revisions
Upload an updated version of an exported dashboard.json file from Grafana
| Revision | Description | Created | |
|---|---|---|---|
| Download |