Chainloop Organization Metrics
Welcome to the Chainloop Organization Metrics Dashboard!
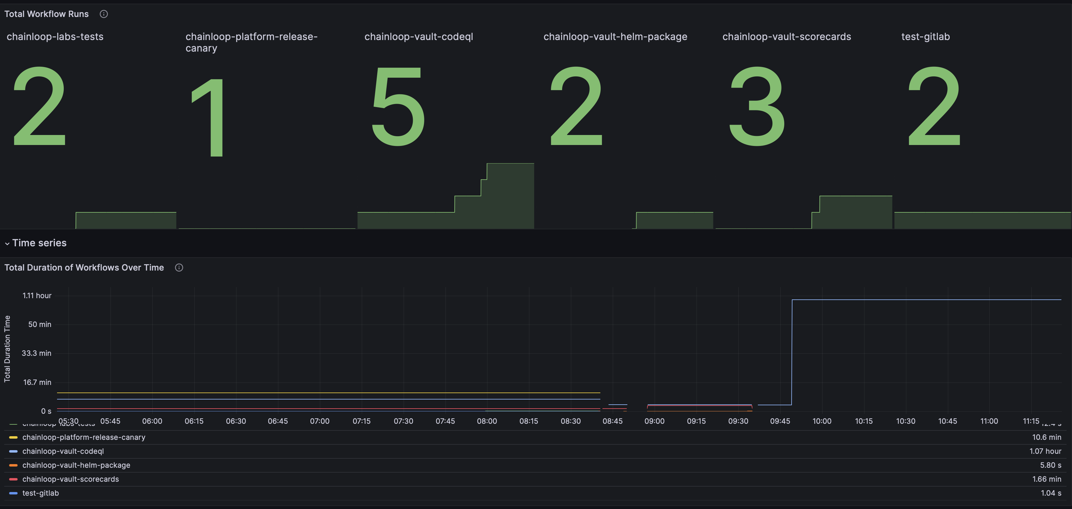
This dashboard provides comprehensive insights into your Chainloop workflows and their performance, serving as the central authority for your CI/CD operational health.
For detailed instructions on how to start collecting data with your Prometheus instance, please refer to the Chainloop Prometheus Integration guide.
Data source config
Collector config:
Upload an updated version of an exported dashboard.json file from Grafana
| Revision | Description | Created | |
|---|---|---|---|
| Download |
