Cloudflare R2 Analytics
Analytics about R2 Storage
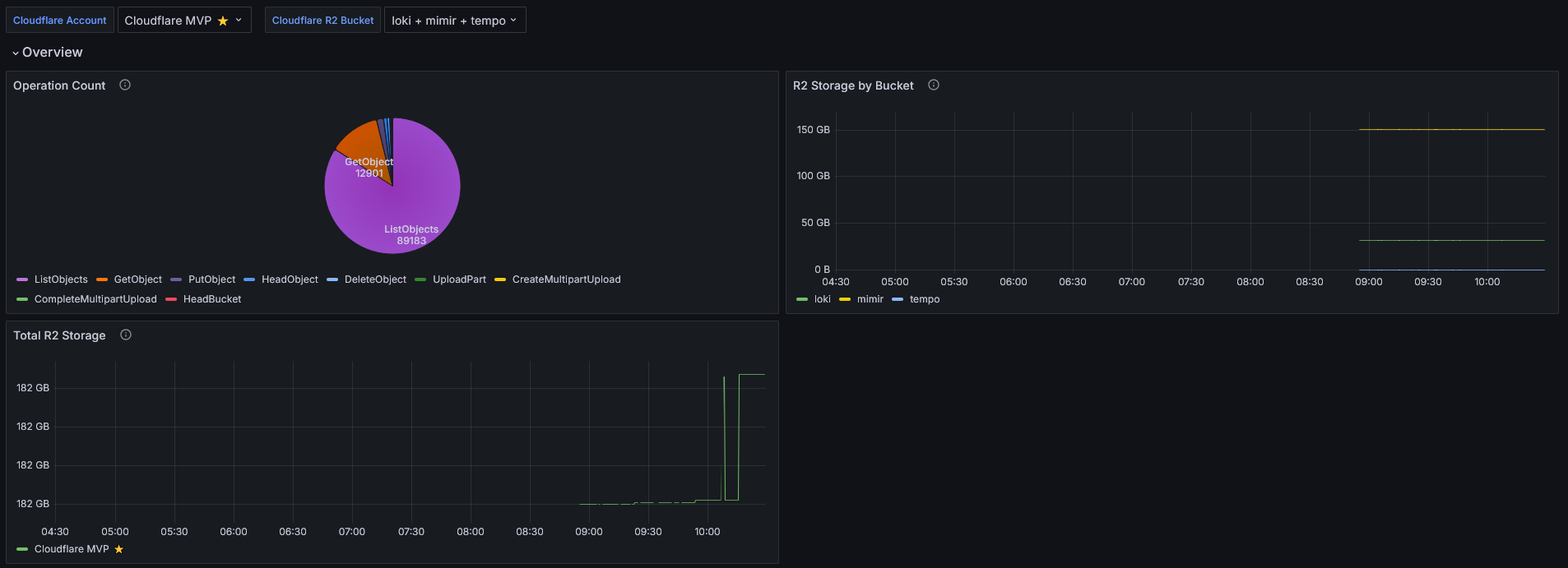
Dashboards for displaying Cloudflare R2 metrics generated by cloudflare-exporter
Data source config
Collector config:
Upload an updated version of an exported dashboard.json file from Grafana
| Revision | Description | Created | |
|---|---|---|---|
| Download |
Adobe Analytics
With the Grafana plugin for Adobe Analytics, you can quickly visualize and query your Adobe Analytics data from within Grafana.
Learn more