Azure / Application Gateway for Containers / Observability
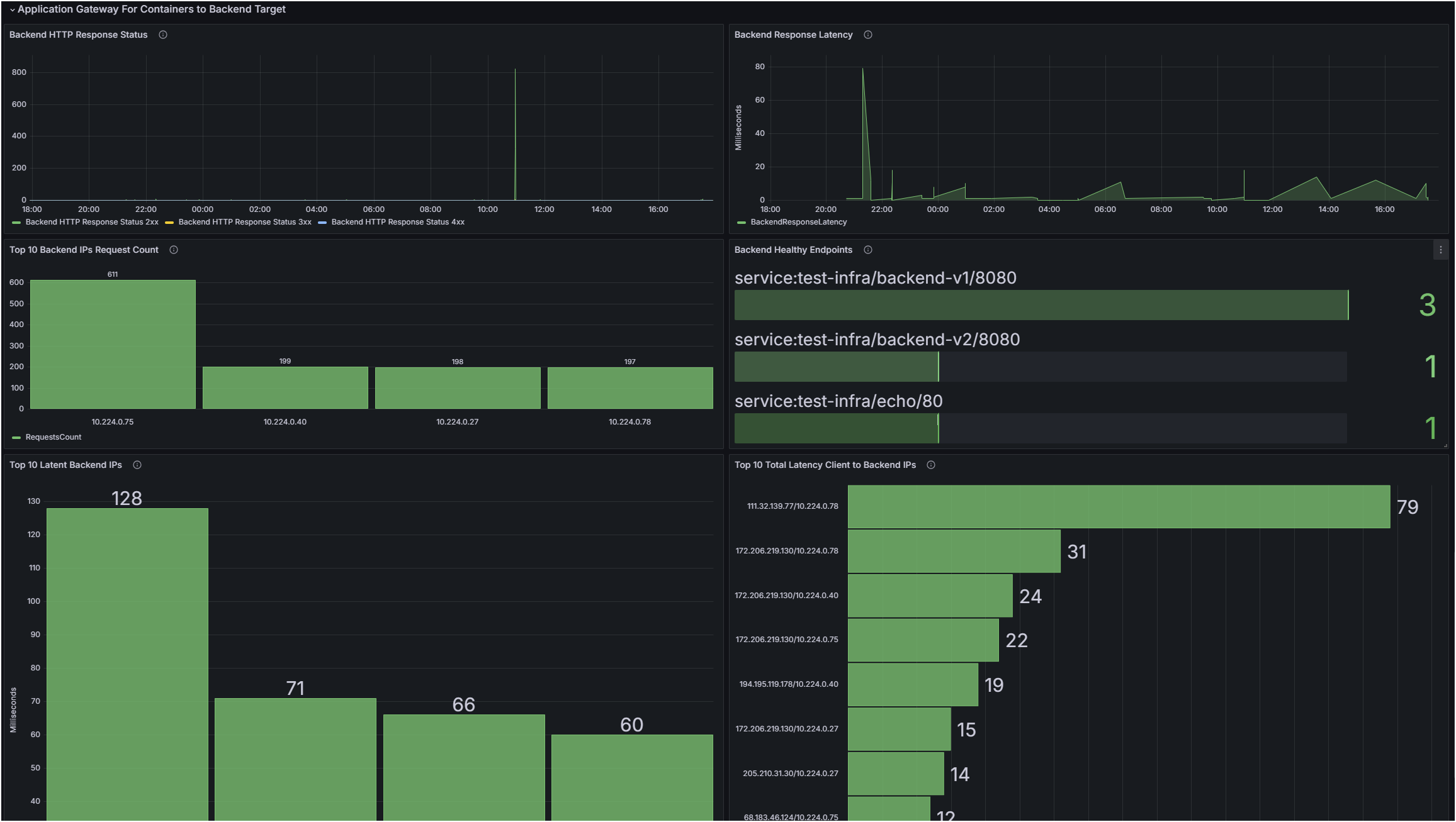
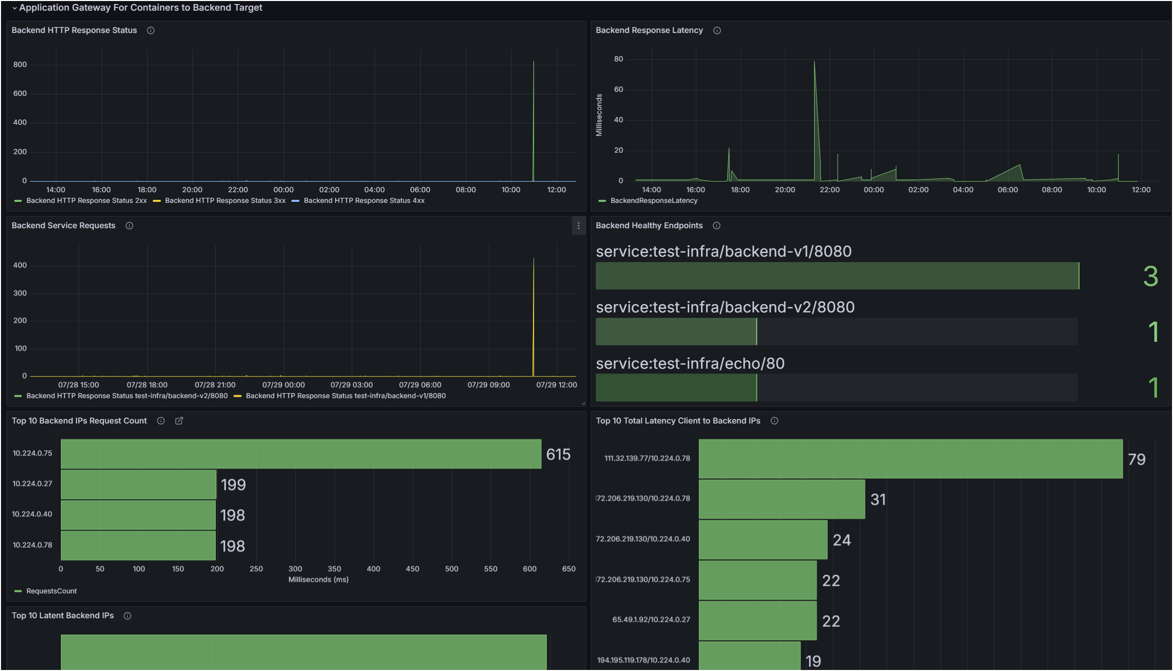
How to activate this dashboard? Welcome to the Azure Application for Container Grafana Dashboard. Learn more about dashboard. Choose your resource group and related workspace that sources AGCAccessLogs.
Data source config
Collector config:
Upload an updated version of an exported dashboard.json file from Grafana
| Revision | Description | Created | |
|---|---|---|---|
| Download |
Azure Cosmos DB
With the Grafana plugin for Azure Cosmos DB, you can quickly visualize and query your Azure Cosmos DB data from within Grafana.
Learn more