Status - Impressoras
Material do Treinamento da 2MTI Treinamentos & Serviços - Alexander zobnin e customizado por Siderlei Araujo
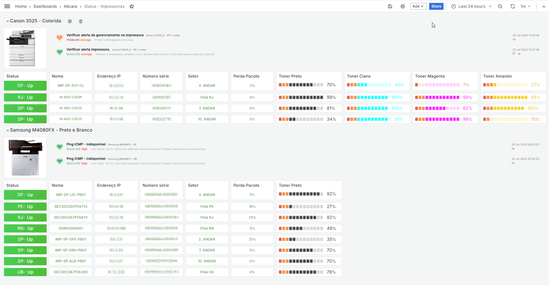
Dashboard Impressora -
Data source config
Collector config:
Upload an updated version of an exported dashboard.json file from Grafana
| Revision | Description | Created | |
|---|---|---|---|
| Download |
