WAZUH SIEM XDR
Grafana Dashboard - Wazuh SIEM XDR - v4.8.0
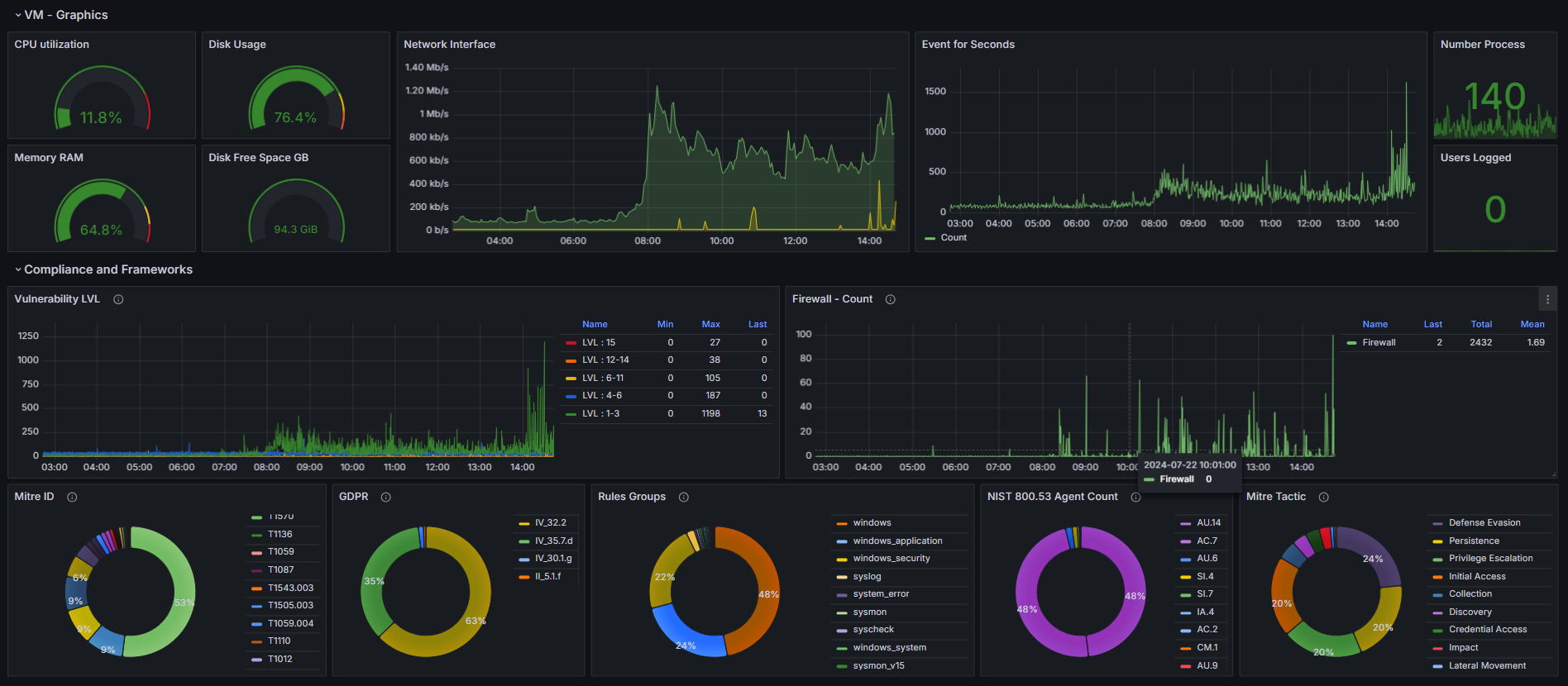
System Operational - Graphs:
- CPU
- Memory RAM
- Disk Usage / Free Space (GB)
- Network Interface Traffic
- Events for Seconds
- Number Process
- User Logged
Compliance and Frameworks:
- Vulnerability for level: 1-3 | 4-6 | 6-11 | 12-14 | 15
- Firewall Count (example FortiGate)
- MITRE ATT&CK® ID
- GDPR
- Rules Groups
- NIST 800.53
- MITRE ATT&CK® Tactics
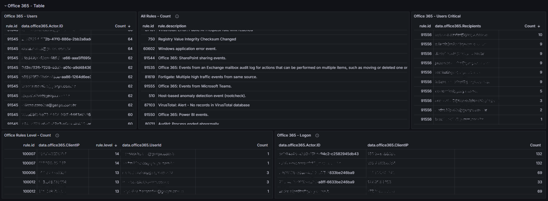
Office 365:
- All Rules
- Users TOP
- Rules Level Count
- Users Critical
- Logon
Data source config
Collector config:
Upload an updated version of an exported dashboard.json file from Grafana
| Revision | Description | Created | |
|---|---|---|---|
| Download |
