freebox-monitoring-reworked
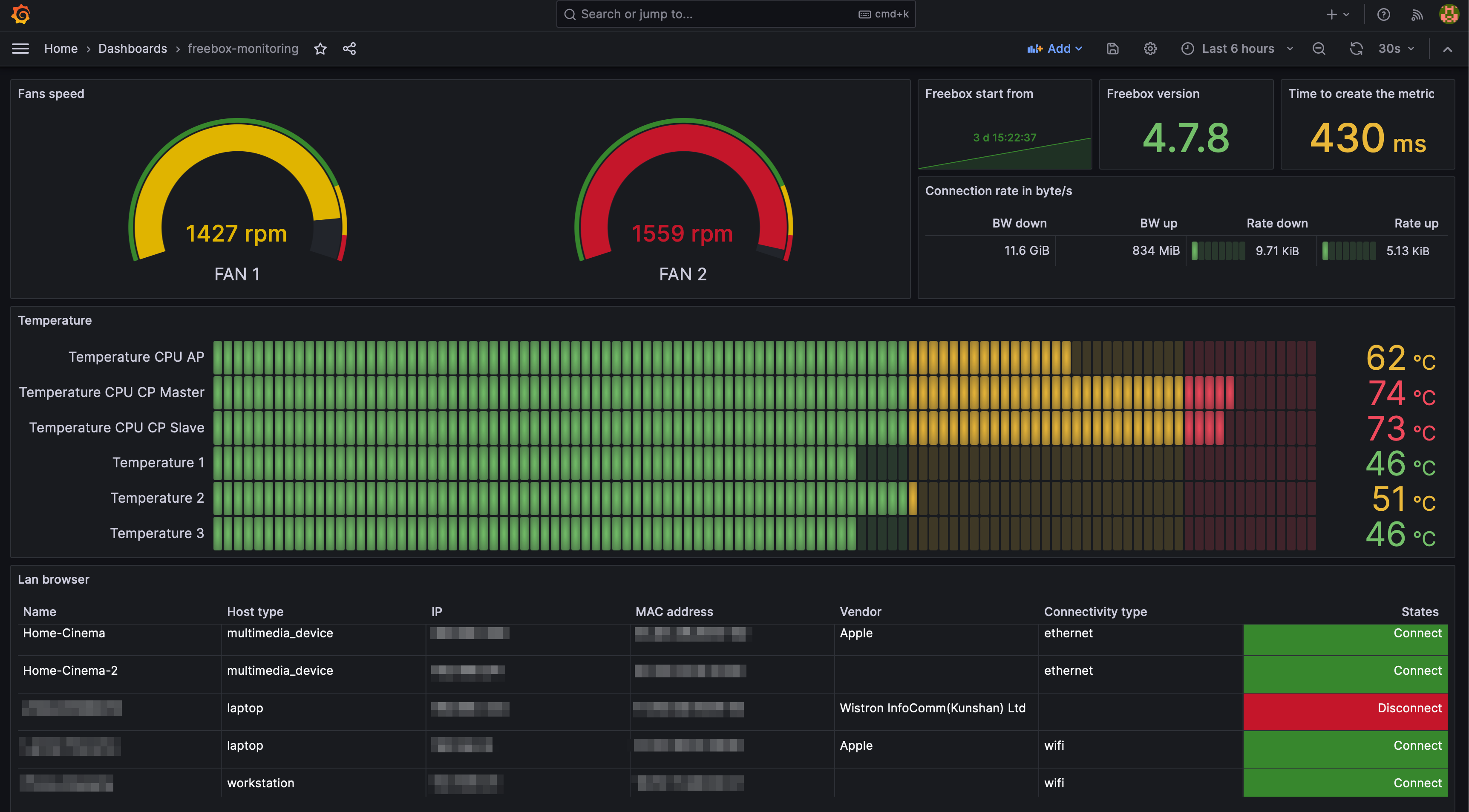
Monitoring dashboard for the freebox delta.
Monitoring dashboard for the freebox delta. Tool available here: https://github.com/L3t1fus/freebox-monitoring
Data source config
Collector config:
Upload an updated version of an exported dashboard.json file from Grafana
| Revision | Description | Created | |
|---|---|---|---|
| Download |
