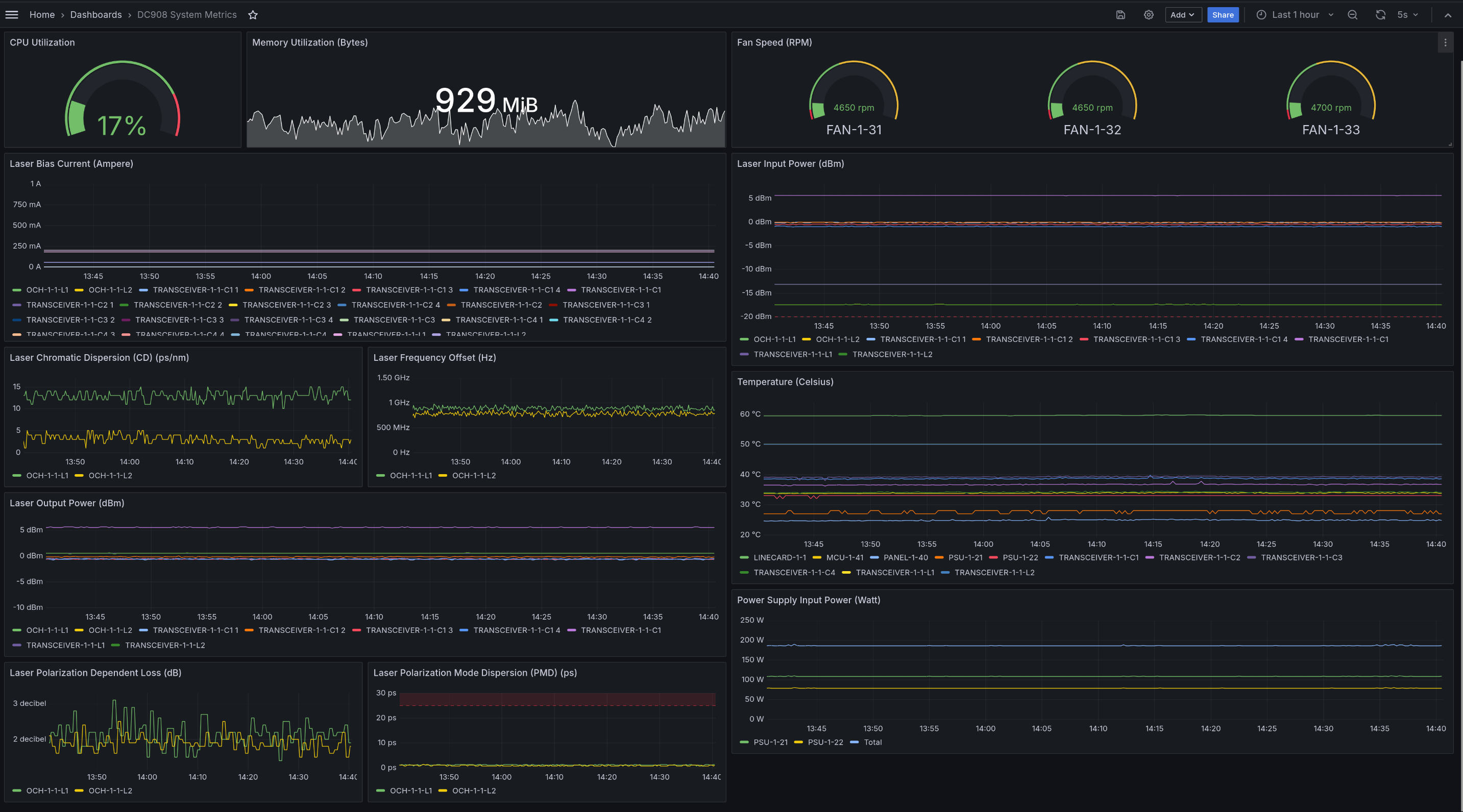
DC908 System Metrics
Dashboard for the gNMI dialout stream from one or more Huawei OptiXtrans DC908.
The Huawei OptiXtrans DC908 is a optical-electrical Wavelength Division Multiplexing (WDM) transmission device designed for Data Center Interconnect (DCI).
Exported real-time updates as native Prometheus metrics via https://github.com/sonix-network/dc908_exporter.
Data source config
Collector config:
Upload an updated version of an exported dashboard.json file from Grafana
| Revision | Description | Created | |
|---|---|---|---|
| Download |
