pgSCV: Patroni (NEW)
Patroni dashboard for pgSCV metrics (Prometheus version, pgSCV v0.14.0 edition)
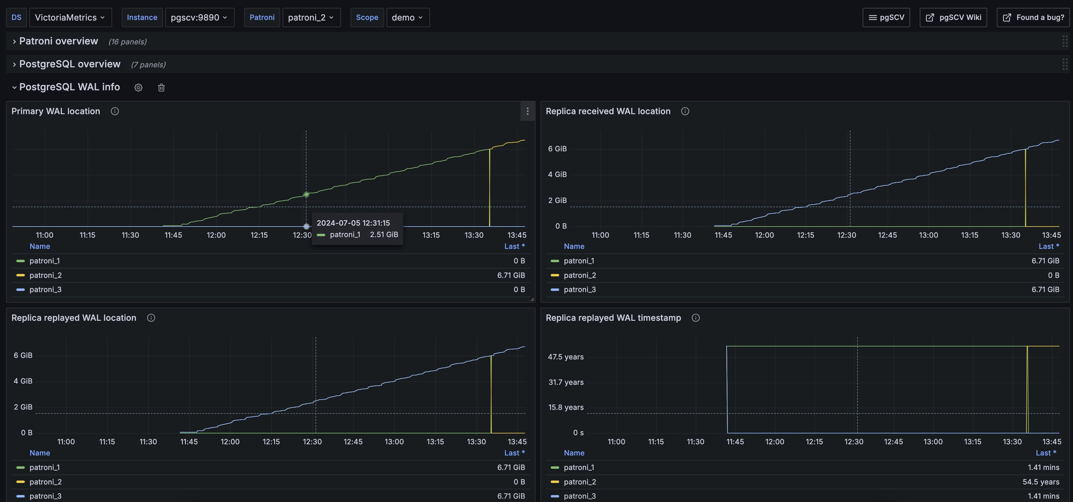
pgSCV’s Patroni dashboard provides charts based on pgSCV Patroni metrics - status, settings and other.
Data source config
Collector config:
Upload an updated version of an exported dashboard.json file from Grafana
| Revision | Description | Created | |
|---|---|---|---|
| Download |
