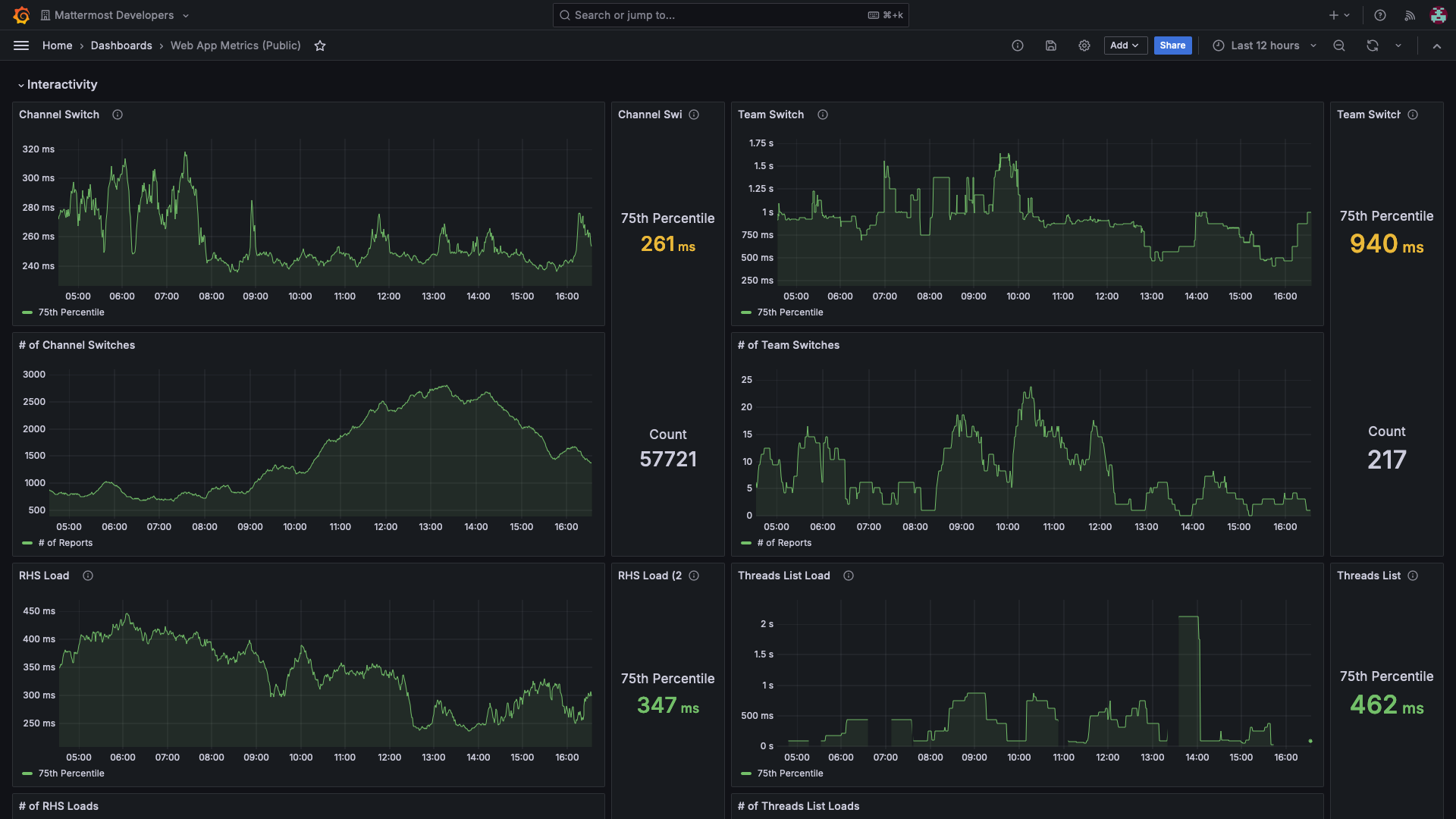
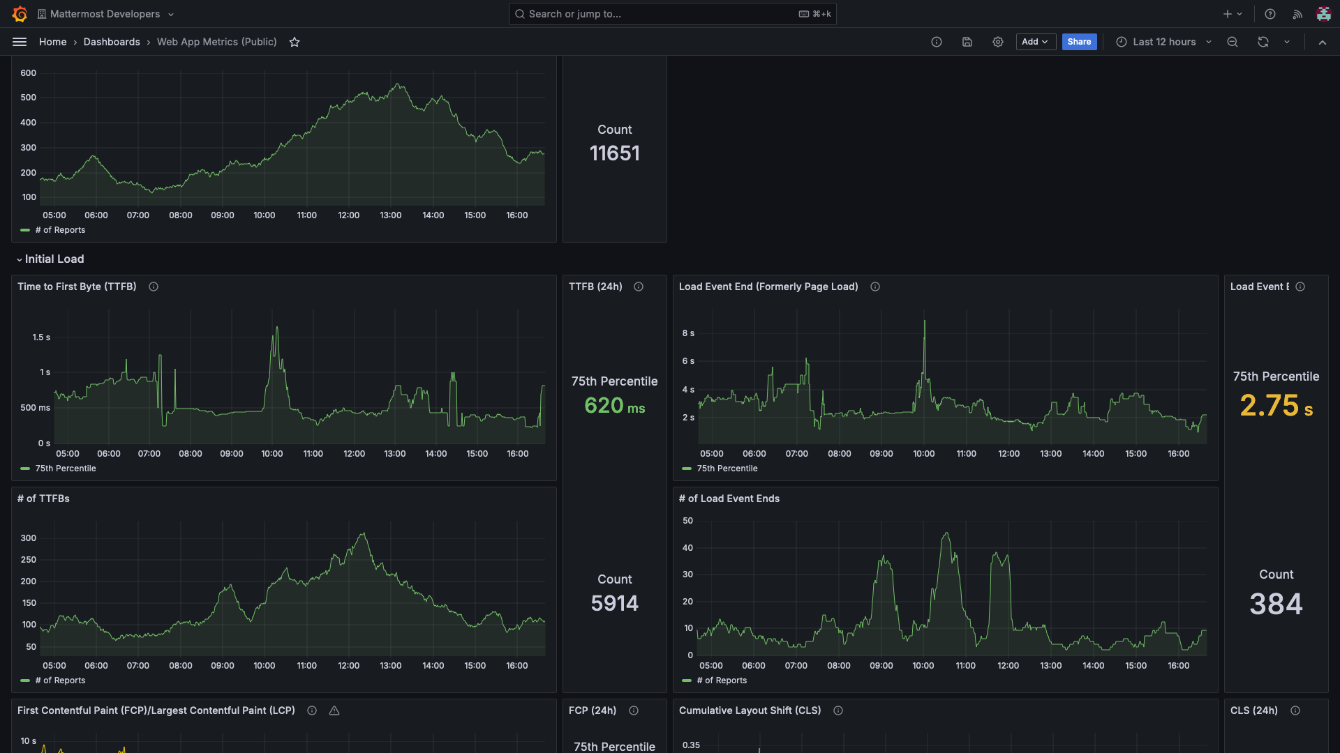
Mattermost Web App Metrics
A dashboard that contains performance metrics of the Mattermost web application
Data source config
Collector config:
Upload an updated version of an exported dashboard.json file from Grafana
| Revision | Description | Created | |
|---|---|---|---|
| Download |
